ส่งรูปเข้า PEAK ผ่าน LINE @PEAKConnect
การเก็บเอกสารค่าใช้จ่ายให้ครบถ้วนเป็นเรื่องง่ายกว่าที่เคย ส่งรูปเข้า PEAK ผ่าน LINE @PEAKConnect ซึ่งช่วยให้คุณสามารถถ่ายรูปใบเสร็จหรือใบกำกับภาษีแล้วส่งตรงเข้าคลังเอกสารในโปรแกรม PEAK ได้ทันทีจากมือถือของคุณ ลดปัญหาเอกสารหายและประหยัดเวลาในการบันทึกข้อมูล
โปรแกรมบัญชีออนไลน์ PEAK ได้พัฒนา feature ให้เชื่อมต่อผ่าน LINE เพื่อให้คุณสามารถส่ง รูปเข้าเมนูคลังเอกสาร ใน New PEAK ได้ โดยผู้ใช้งานต้อง add LINE มาที่ @PEAKConnect หรือแสกนคิวอาร์โค้ดตามรูปด้านล่างหรือในโปรแกรม PEAK ก่อน

@peakconnect
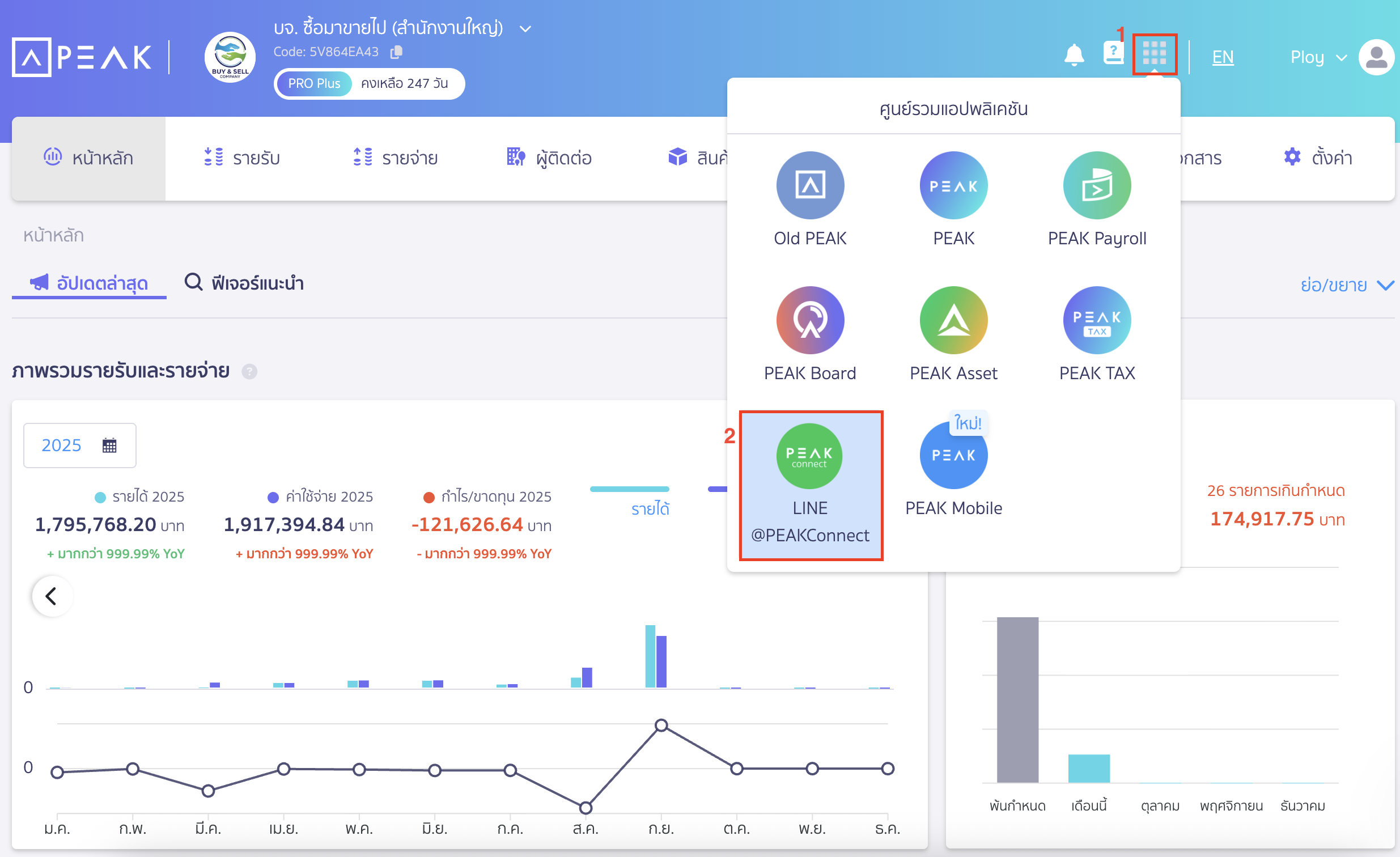
หรือไปที่ศูนย์รวมแอปพลิเคชัน > เลือก LINE @PEAKConnect

เมื่อเพิ่มเพื่อนเรียบร้อยแล้ว สามารถทำตามขั้นตอนต่อไปนี้ได้เลย
1. เข้าสู่ระบบและเลือกกิจการที่ต้องการ ส่งรูปเข้า PEAK ผ่าน LINE @PEAKConnect
เริ่มต้นโดยเข้ามาที่แชทของ @PEAKConnect > เลือกเมนูเข้าสู่ระบบ

2. ใส่อีเมลและรหัสผ่านเพื่อเข้าสู่ระบบ
ใส่อีเมลและรหัสผ่านเดียวกันกับที่ใช้เข้าสู่ระบบ PEAK บนเว็บไซต์ > คลิกปุ่ม “เข้าสู่ระบบ”

3. เลือกกิจการที่ต้องการเชื่อมต่อ
เลือกกิจการที่คุณต้องการเชื่อมต่อและใช้งานผ่าน LINE

4. เลือกเมนูถ่ายรูป และ ส่งรูปเข้า PEAK ผ่าน LINE @PEAKConnect
หลังจากเลือกกิจการเสร็จ จะมีแชทยืนยัน ให้เลือกที่เมนูถ่ายรูป เพื่อถ่ายรูปใหม่
หรือเลือกรูปจากอัลบั้มที่ต้องการส่ง

เมื่อส่งรูปสำเร็จ จะได้รับข้อความยืนยันการส่งรูป

5. ตรวจสอบรูปภาพในคลังเอกสาร
รูปภาพที่ส่งจะเข้ามาอยู่ในโปรแกรม PEAK โดยอัตโนมัติ
สามารถตรวจสอบได้โดยไปที่เมนูคลังเอกสาร > เพื่อรอการนำไปสร้างเอกสารต่อไป

– จบขั้นตอนการส่งรูปเข้า PEAK ผ่าน LINE @PEAKConnect –