เพิ่มกลุ่มสินทรัพย์ ใน PEAK
วิธีการ เพิ่มกลุ่มสินทรัพย์ ใน ระบบ PEAK เพื่อจัดการสินทรัพย์อย่างเป็นระบบ ช่วยธุรกิจติดตามและควบคุมสินทรัพย์อย่างมืออาชีพ สามารถทำได้ 2 วิธี
- การเพิ่มกลุ่มสินทรัพย์รายกลุ่ม
- การ Import Excel เพื่อเพิ่มกลุ่มสินทรัพย์
โดยแต่ละวิธีมีขั้นตอนดังนี้
1. การ เพิ่มกลุ่มสินทรัพย์ รายกลุ่ม
วิธีการนี้จะเป็นการเพิ่มกลุ่มสินทรัพย์ ทีละรายการ เพื่อใช้เป็นรายการสำหรับทำการซื้อหรือบันทึกสินทรัพย์ยกมา มีวิธีดังนี้
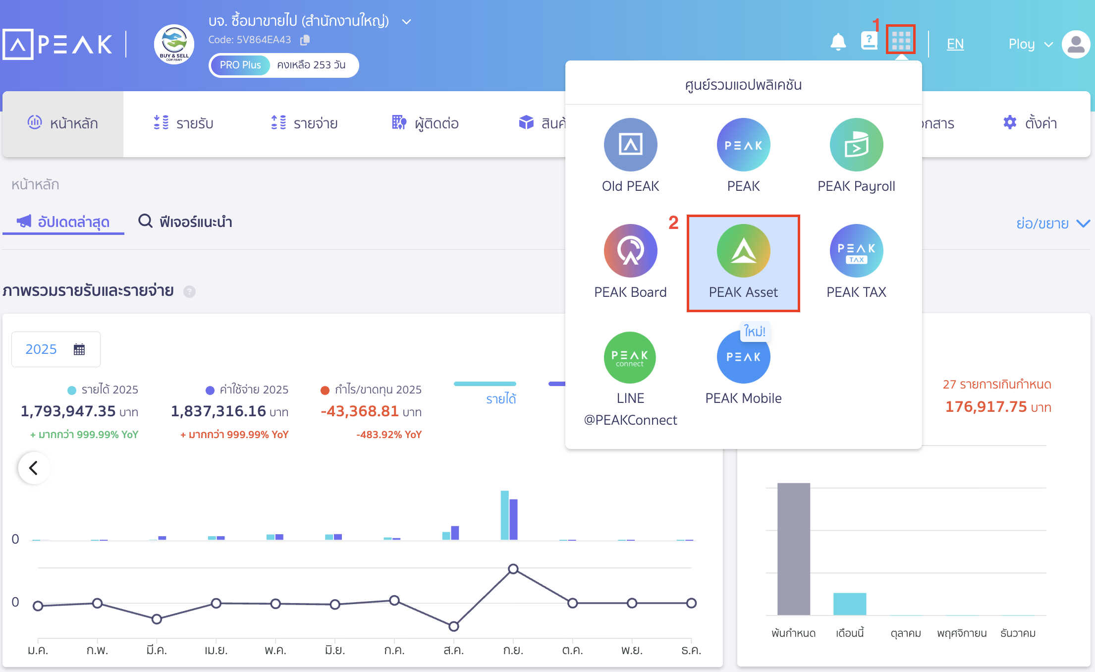
1.1. ไปที่ศูนย์รวมแอปพลิเคชัน
ไปที่ศูนย์รวมแอปพลิเคชัน > เลือก PEAK Asset

ไปที่เมนูทะเบียนสินทรัพย์

1.2. เลือกหมวดหมู่หลักที่ต้องการ
ทำการเลือกหมวดหมู่หลักที่ต้องการ > หมวดหมู่ย่อยสินทรัพย์ที่ต้องการ
จากตัวอย่าง สร้างกลุ่มสินทรัพย์อาคารสำนักงาน
ให้ทำการกดคลิกหมวดสินทรัพย์อาคาร > เลือกหมวดย่อยสำนักงาน

1.3. ทำการเพิ่มกลุ่มสินทรัพย์
คลิกปุ่ม “เพิ่มกลุ่มสินทรัพย์”

1.4. ระบุข้อมูล
จะมี Pop-Up เพิ่มกลุ่มสินทรัพย์ขึ้นมา
ทำการระบุเลขที่กลุ่มสินทรัพย์, ชื่อสินทรัพย์ไทย-อังกฤษ, หน่วยสินทรัพย์, รหัสบาร์โค้ด(ถ้ามี), คำอธิบาย และข้อมูลการบันทึกบัญชี ค่าซาก อายุการใช้งาน
เมื่อระบุข้อมูลเรียบร้อยแล้ว ให้ตรวจสอบรายการก่อนกดปุ่มเพิ่ม
หมายเหตุ
- ผังบัญชีสินทรัพย์, ผังบัญชีค่าเสื่อมราคา และผังบัญชีค่าเสื่อมราคาสะสม หากที่ระบบมีให้เบื้องต้นไม่ตอบโจทย์การใช้งาน สามารถทำการเพิ่มผังบัญชีใหม่ (วิธีเพิ่มผังบัญชีใหม่) ที่หน้า PEAK แล้วระบุผังบัญชีที่ต้องการได้
- สามารถเพิ่มรูปภาพของสินทรัพย์ได้สูงสุด 5 รูป
- บัญชีสินทรัพย์ที่เลือกได้จะต้องอยู่ในผังบัญชีย่อยที่ดิน อาคาร และอุปกรณ์ หรือ สินทรัพย์ไม่มีตัวตน (1242xx 1252xx)
- บัญชีค่าเสื่อมราคาที่เลือกได้จะต้องอยู่ในผังบัญชีย่อยค่าเสื่อมราคา หรือ ค่าตัดจำหน่าย หรือต้นทุนขาย (5307xx 5308xx 510xxx)
- บัญชีค่าเสื่อมราคาสะสมที่เลือกได้จะต้องอยู่ในผังบัญชีย่อยค่าเสื่อมราคาสะสม หรือค่าตัดจำหน่ายสะสม (1241xx 1251xx)
- นโยบายค่าเสื่อมราคาหากเลือกเป็นไม่คำนวณ สินทรัพย์นั้นระบบจะไม่ทำการคิดค่าเสื่อมราคาให้อัตโนมัติ (ที่ดิน และงานระหว่างก่อสร้างจะไม่มีการคำนวณค่าเสื่อมราคาเสมอ)บัญชีสินทรัพย์ที่เลือกได้จะต้องอยู่ในผังบัญชีย่อยที่ดิน อาคาร และอุปกรณ์ หรือ สินทรัพย์ไม่มีตัวตน (1242xx 1252xx)
สามารถดูวิดีโอวิธีการเพิ่มกลุ่มสินทรัพย์ รายกลุ่ม ได้ที่ลิงก์ PEAK Account : วิธีการสร้างกลุ่มสินทรัพย์ และวิธีการบันทึกซื้อสินทรัพย์ วินาทีที่ 1:12
2. การ Import Excel เพิ่มกลุ่มสินทรัพย์
จะเป็นการเพิ่มกลุ่มสินทรัพย์ ด้วยไฟล์ Excel มีวิธีดังนี้
2.1. นำเข้าสินทรัพย์
ไปที่ PEAK Asset เมนูทะเบียนสินทรัพย์ > เลือก นำเข้ากลุ่มสินทรัพย์

2.2. นำเข้ากลุ่มสินทรัพย์โดย ดาวน์โหลดฟอร์ม
จะมี Pop-Up นำเข้ากลุ่มสินทรัพย์ขึ้นมา > กด ดาวน์โหลดฟอร์ม (.xlxs) เพื่อนำไฟล์ Excel จากระบบ ไปใส่ข้อมูลกลุ่มสินทรัพย์ที่ต้องการนำเข้า
สามารถดูรายละเอียดการกรอกได้ที่ sheet คำอธิบาย

ตัวอย่างไฟล์ Excel ที่ Export ออกมา ก่อนแก้ไขให้ทำการ กดเปิดใช้งานการแก้ไข และแนะนำให้อ่าน Description ข้อมูลก่อนกรอกข้อมูลจริง เมื่ออ่านเรียบร้อยแล้ว เลือกหน้า ImportFixAssetGroup

2.3. อัปโหลดไฟล์ เพิ่มกลุ่มสินทรัพย์
หลังจากใส่ข้อมูลเรียบร้อยแล้วให้อัปโหลดไฟล์เข้าระบบ
จากนั้นทำการตรวจสอบข้อมูลความถูกต้องอีกครั้งก่อนกดนำเข้ากลุ่มสินทรัพย์ เมื่อตรวจสอบข้อมูลเรียบร้อยแล้วกดปุ่มนำเข้ากลุ่มสินทรัพย์
สามารถดูวิดีโอวิธีการ Import Excel เพิ่มกลุ่มสินทรัพย์ได้ที่ลิงก์ PEAK Account : วิธีการสร้างกลุ่มสินทรัพย์ และวิธีการบันทึกซื้อสินทรัพย์ วินาทีที่ 3:47
– จบขั้นตอนการเพิ่มกลุ่มสินทรัพย์ –
คำถามที่พบบ่อย
สินทรัพย์สามารถระบุหมายเลขผลิตภัณฑ์ (Serial Number) หรือสถานที่ (Location) ได้ไหม
เพิ่มหมวดหมู่ และหมวดหมู่ย่อยของกลุ่มสินทรัพย์ได้ไหม
ตัวย่อของเลขที่กลุ่มสินทรัพย์ย่อมาจากอะไรบ้างดูอย่างไรแก้ไขได้หรือไม่