ค้นหาขั้นสูงตามกลุ่มจัดประเภท ใน PEAK
ทำความเข้าใจก่อนทำการ ค้นหาขั้นสูงตามกลุ่มจัดประเภท
ฟังก์ชันกลุ่มจัดประเภท (Classification) บน PEAK จะช่วยให้ผู้ใช้งานสามารถจัดประเภทรายได้-ค่าใช้จ่ายออกตามข้อมูลที่ต้องการ เช่น จัดกลุ่มประเภทตามสาขา ตามพนักงานขาย ตามโปรเจกต์แบ่งค่าใช้จ่ายตามแผนกเพื่อดูต้นทุนของแต่ละทีม เป็นต้น
กลุ่มจัดประเภท หมายถึง กลุ่มใหญ่ของการจัดประเภทเพื่อใช้จัดกลุ่มข้อมูลในมุมมองต่าง ๆ เช่น แผนก โครงการ พนักงานขาย
รายการจัดประเภท หมายถึง รายการย่อยของกลุ่มจัดประเภท เช่น แผนกบัญชี แผนกการเงิน โครงการ A โครงการ B เป็นต้น
เมื่อมีการเพิ่มข้อมูลหรือกำหนดกลุ่มจัดประเภทของเอกสารรายได้และค่าใช้จ่ายแล้ว หากต้องการดูเอกสารที่มีการจัดกลุ่มประเภทไว้ สามารถทำได้ตามขั้นตอนได้ดังนี้
ตัวอย่าง เลือกดูเอกสารใบแจ้งหนี้
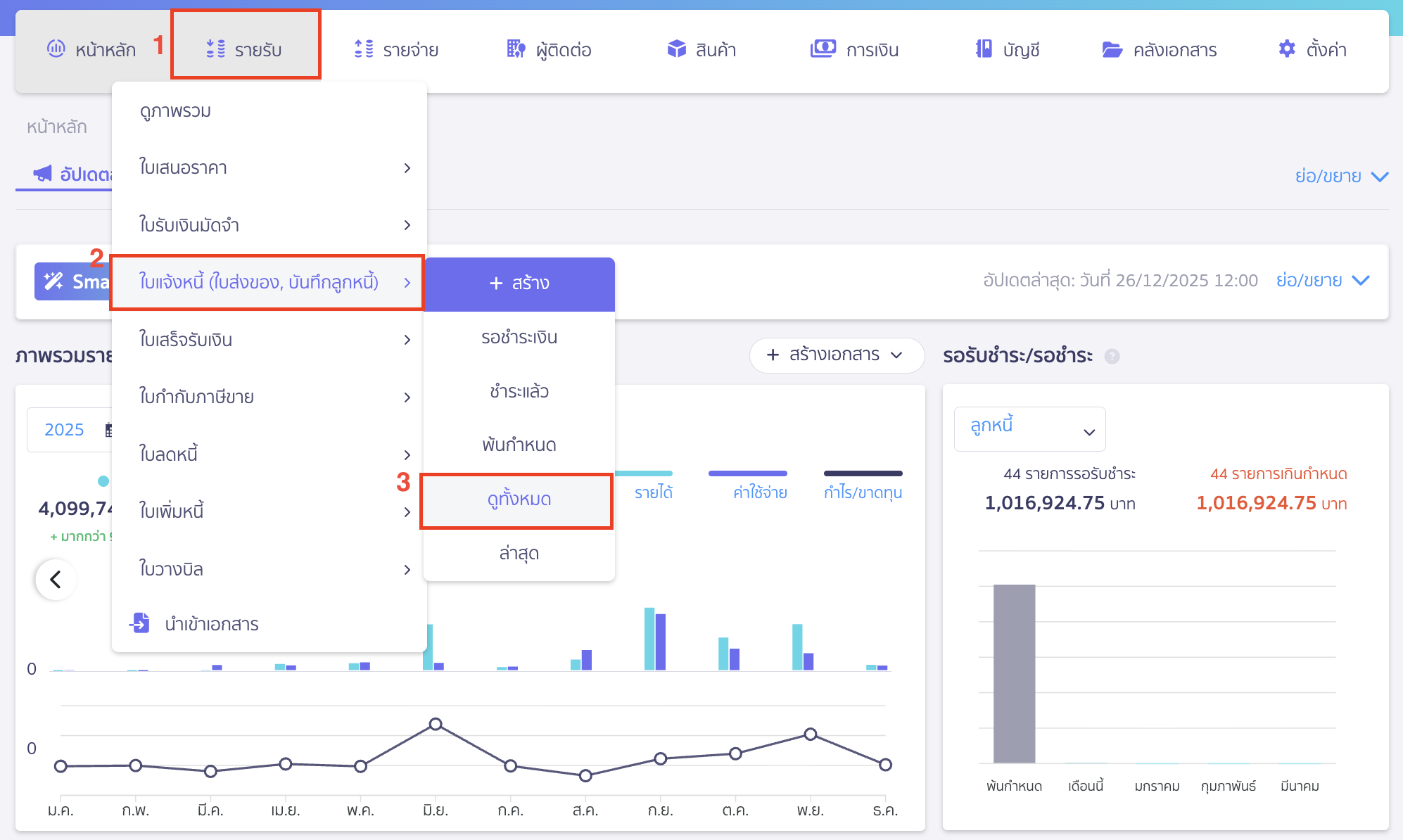
1. ค้นหาขั้นสูงตามกลุ่มจัดประเภท โดยไปที่เมนูรายรับ
ไปที่เมนูรายรับ > ใบแจ้งหนี้ (ใบส่งของ, บันทึกลูกหนี้) > ดูทั้งหมด

2. กดค้นหาขั้นสูง
เมื่อเข้ามาที่หน้าทั้งหมดแล้ว > เลือก ค้นหาขั้นสูง

กดเลือกขั้นสูงมาก > จากนั้นระบุข้อมูลกลุ่มจัดประเภท และชื่อรายการที่ต้องการค้นหา > คลิกปุ่ม “ค้นหา”

ระบบจะแสดงเอกสารที่ติดกลุ่มจัดประเภท หรือรายการกลุ่มที่ระบุหน้ารายการเอกสารให้

สามารถกดดูรายการเอกสารที่ระบบแสดงขึ้นมาให้เพื่อตรวจสอบข้อมูล
หรือสามารถคลิก “พิมพ์รายงาน” เป็นรูปแบบไฟล์ Excel เพื่อตรวจสอบข้อมูลได้

หมายเหตุ ชื่อของกลุ่มจัดประเภทจะไม่ได้แสดงในรายงาน excel และรายการที่แสดงรายการจะแสดงเฉพาะรายการที่เลือกกรองข้อมูล เช่น เลือกโครงการที่ 1 เอกสารที่แสดงในรายงานจะแสดงคือ เอกสารที่ติดกลุ่มโครงการที่ 1
– จบขั้นตอนการค้นหาขั้นสูงตามกลุ่มจัดประเภท –