เพิ่มสิทธิ์ผู้ใช้งาน PEAK Payroll
สำหรับผู้ดูแลระบบที่ต้องการให้สิทธิ์การเข้าถึงระบบ PEAK Payroll แก่ผู้ใช้งานท่านอื่น บทความนี้จะแนะนำวิธีการ เพิ่มสิทธิ์ผู้ใช้งาน PEAK Payroll อย่างละเอียด การมอบสิทธิ์ที่เหมาะสมจะช่วยให้การจัดการเงินเดือนพนักงานเป็นไปอย่างราบรื่นและมีประสิทธิภาพ โดยไม่ต้องแบ่งปันข้อมูลเข้าสู่ระบบหลัก คุณจะได้เรียนรู้วิธีตั้งค่าผู้ใช้งานใหม่และกำหนดบทบาทที่จำเป็น เพื่อให้ทีมงานสามารถเข้าถึงและจัดการข้อมูลเงินเดือนได้อย่างปลอดภัยและถูกต้องตามที่ต้องการ
การเพิ่มสิทธิ์ผู้ใช้งานใน PEAK Payroll มี 2 กรณี ดังนี้
1. เพิ่มสิทธิ์ผู้ใช้งาน PEAK Payroll กรณีเพิ่มผู้ใช้งานใหม่
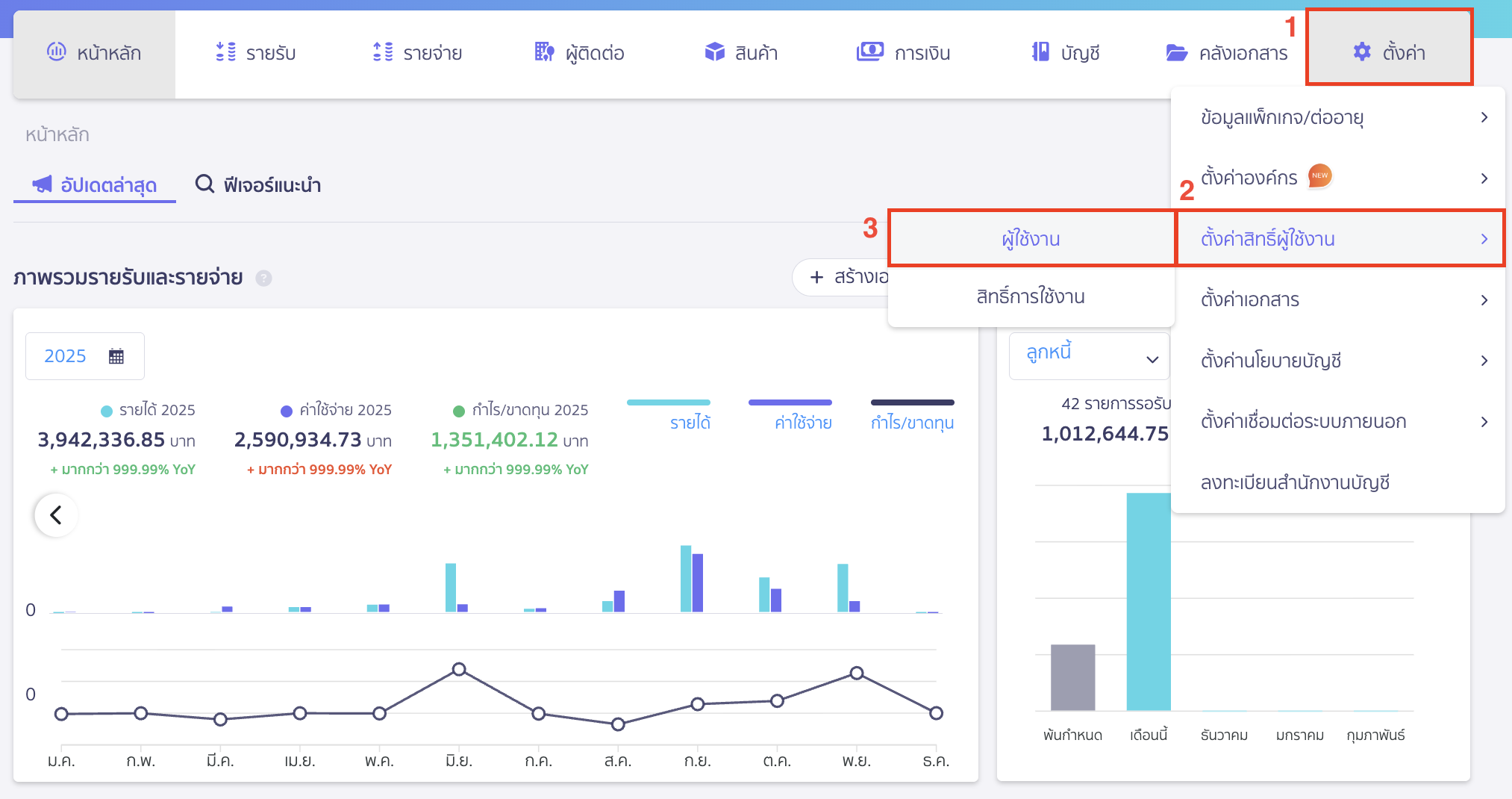
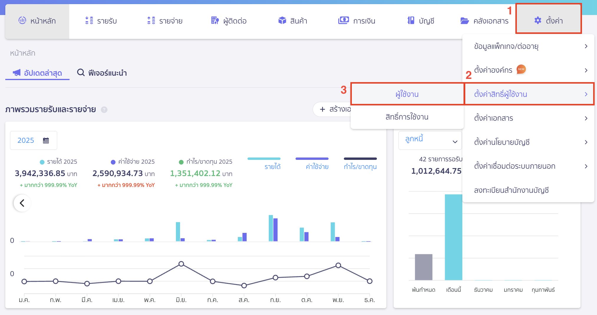
เข้าไปที่เมนูตั้งค่า > ตั้งค่าสิทธิ์ผู้ใช้งาน > ผู้ใช้งาน

คลิกปุ่ม “เพิ่มผู้ใช้งานใหม่”

กรอกอีเมล User ที่ต้องการให้สิทธิ์

เลือกสิทธิ์การใช้งานพื้นฐาน โดยสิทธิ์ที่สามารถใช้งาน PEAK Payroll ได้ จะมีดังนี้
- ผู้ดูแลระบบ
- ผู้ดูแลบัญชีการเงิน
- บัญชีการเงินและเงินเดือน
*หากต้องการสร้างสิทธิ์การใช้งานใหม่ ที่นอกเหนือจากสิทธิ์พื้นฐาน สามารถดูได้ที่ หมายเหตุ (ส่วนท้ายของคู่มือนี้)

เมื่อคลิกเลือกสิทธิ์การใช้งานหลักแล้ว ระบบจะแสดงสิทธิ์เพิ่มเติม ได้แก่
- ข้อมูลแพ็กเกจ/ต่ออายุ
- เพิ่มผู้ใช้งาน
- จัดการสิทธิ์ผู้ใช้งาน
ซึ่งสามารถติ๊ก เพื่อให้ผู้ใช้งานมีสิทธิ์ดังกล่าวได้ตามต้องการ
ตัวอย่างกรณีเลือกสิทธิ์หลักเป็น บัญชีการเงินและเงินเดือน

สามารถกด Drop-down รายละเอียดสิทธิ์ เพื่อดูสิทธิ์การใช้งานโดยละเอียดได้

เลือกสิทธิ์การใช้งานในแต่ละฟังก์ชัน ที่ต้องการดูรายละเอียด

ตัวอย่างหน้ารายละเอียด ฟังก์ชัน PEAK Payroll กรณีเลือกสิทธิ์หลักเป็น บัญชีการเงินและเงินเดือน

2. กรณีแก้ไขสิทธิ์ผู้ใช้งาน
เข้าไปที่เมนูตั้งค่า > ตั้งค่าสิทธิ์ผู้ใช้งาน > ผู้ใช้งาน

เลือกผู้ใช้งานที่ต้องการเพิ่มสิทธิ์ โดยคลิกที่ผู้ใช้งาน

กด Drop-down ที่ปุ่ม “ตัวเลือก” > เลือก แก้ไข

แก้ไขเป็นสิทธิ์หลัก ที่สามารถใช้งาน PEAK Payroll ได้แก่
- ผู้ดูแลระบบ
- ผู้ดูแลบัญชีการเงิน
- บัญชีการเงินและเงินเดือน
ตรวจสอบสิทธิ์เพิ่มเติม รายละเอียดสิทธิ์ และคลิกปุ่ม “ยืนยันการแก้ไข”

หมายเหตุ
หากต้องการเพิ่มสิทธิ์หลักใหม่แบบเฉพาะฟังก์ชัน ที่นอกเหนือจากสิทธิ์พื้นฐาน สามารถอ่านเพิ่มเติมได้ที่คู่มือด้านล่าง ได้เลย
คู่มือตั้งค่าสิทธิ์การใช้งานแอปพลิเคชันอื่น
โดยสามารถเพิ่มสิทธิ์หลักใหม่ได้ที่หน้าสิทธิ์การใช้งาน

หรือกด + เพิ่มสิทธิ์ ที่หน้าเพิ่มผู้ใช้งานได้

– จบขั้นตอนการเพิ่มสิทธิ์ผู้ใช้งาน PEAK Payroll –