การเข้า PEAK Tax ในระบบ PEAK
การเข้า PEAK Tax ระบบจัดการภาษี ที่จะมาช่วยนักบัญชี จัดทำภาษีได้สะดวกรวดเร็วมากยิ่งขึ้น ด้วยฟีเจอร์การสร้างใบหัก ณ ที่จ่าย พร้อมส่งอีเมลให้คู่ค้า และฟังก์ชันสร้างแบบ ภ.ง.ด. และ แบบ ภ.พ.30 เพื่อให้คุณสามารถจัดการภาษีได้อย่างมีประสิทธิภาพ
แนะนำสัมมนา
หากคุณอยากยื่นภาษีรายเดือนผ่าน e-filingด้วยตนเองได้ แม้ไม่เคยใช้ PEAK Tax หรือไม่เคยยื่นภาษีด้วยตนเองมาก่อนก็สามารถทำได้ใน 1 วัน
หลักสูตร “Workshop การจัดการภาษีรายเดือนสำหรับเจ้าของธุรกิจ” ใครที่กำลังปวดหัวกับการจัดการภาษีรายเดือน ห้ามพลาด!! ลงทะเบียนรุ่นถัดไปคลิก
การเข้า PEAK Tax สามารถเข้าใช้งานได้ 2 วิธี
1. ไปที่เว็บไซต์ tax.peakaccount.com
ไปที่เว็บไซต์ PEAK Tax คลิกที่นี่

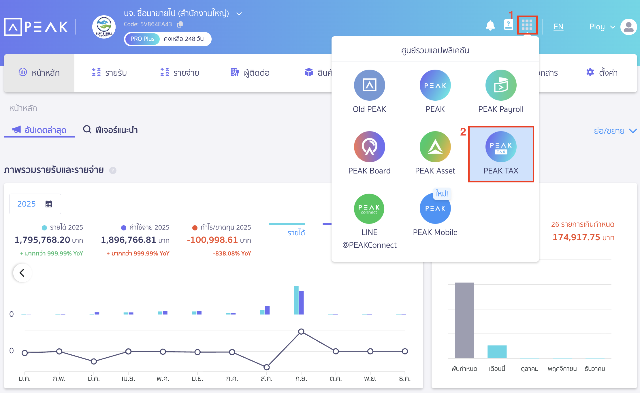
2. การเข้า PEAK Tax สำหรับผู้ใช้งาน PEAK ให้เข้าที่มุมบนขวาของกิจการ
ไปที่ศูนย์รวมแอปพลิเคชัน > เลือก PEAK Tax ผู้ใช้งานที่จะเข้าได้ ต้องมีสิทธิ์การใช้งานได้รับการเข้าถึง

หมายเหตุ
- ผู้ใช้งานที่สามารถใช้ PEAK Tax ได้ ต้องมีสิทธิ์ในกิจการเป็นดูแลการเงินและบัญชีเท่านั้น
- รายการสร้างแบบภาษี ภ.พ.30, ภ.ง.ด. 3, 53 ที่บน PEAK จะไม่มีผลกับระบบ PEAK Tax
- การแก้ไขหัก ณ ที่จ่ายหรือรายการภาษีซื้อ-ขาย บน PEAK Tax จะไม่กระทบกับการบันทึกบัญชี
สามารถดูวิดีโอวิธีการเข้าใช้งาน PEAK Tax ได้ที่ลิงก์ PEAK Account การเข้า PEAK Tax
– จบขั้นตอนการเข้า PEAK Tax ในระบบ PEAK –