การจัดการผู้ใช้งาน ใน PEAK (All Package)
การจัดการผู้ใช้งาน เรียนรู้การเพิ่มผู้ใช้งาน, แก้ไขผู้ใช้งาน หรือลบ สิทธิ์การใช้งานของผู้ใช้งานในกิจการ หากกิจการต้องการให้มีผู้ใช้งานมากกว่า 1 คน สามารถเพิ่มผู้ใช้งานเข้าไปในกิจการที่ต้องการได้ เพื่อให้แต่ละคนสามารถเข้าไปทำงานในกิจการนั้นได้ตามสิทธิ์ที่กำหนด
การเพิ่ม/ลบ และแก้ไขผู้ใช้งานในกิจการ
การกำหนดสิทธิ์ผู้ใช้งานเป็นขั้นตอนสำคัญในการบริหารจัดการระบบภายในกิจการ ด้วยการตั้งค่าสิทธิ์ ผู้ดูแลระบบสามารถควบคุมได้ว่าแต่ละผู้ใช้งานสามารถเข้าถึงเมนูใด แก้ไขข้อมูลใด หรือเห็นเฉพาะบางส่วนของระบบเท่านั้น ทั้งนี้เพื่อความปลอดภัยของข้อมูล และเพื่อให้หน้าที่การทำงานของแต่ละคนชัดเจน ไม่ซ้ำซ้อนกัน
ขั้นตอนการตั้งค่ามีทั้งหมด 4 ขั้นตอน ดังนี้
- เพิ่มผู้ใช้งานใหม่ เข้ามาในกิจการ
- เพิ่มสิทธิ์การใช้งานใหม่
- ตอบรับการเข้าใช้งาน
- การลบ/แก้ไขสิทธิ์การใช้งาน
1. การจัดการผู้ใช้งาน ส่วนเพิ่มผู้ใช้งานใหม่เข้ามาในกิจการ
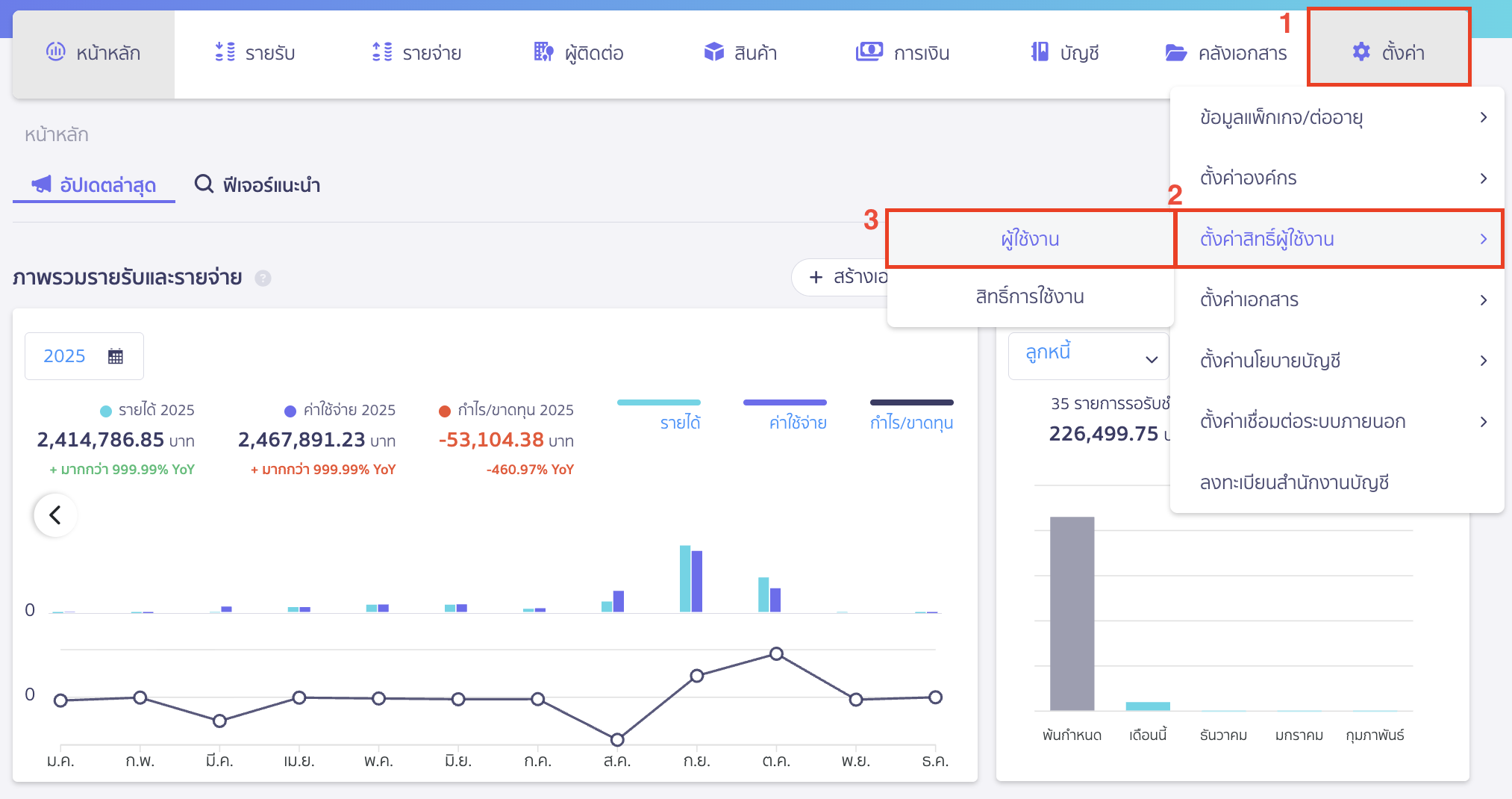
ไปที่เมนูตั้งค่า > ตั้งค่าสิทธิ์ผู้ใช้งาน > ผู้ใช้งาน

คลิกปุ่ม “เพิ่มผู้ใช้งานใหม่”

เมื่อเข้าสู่หน้าการเพิ่มผู้ใช้งานใหม่ ผู้ดูแลระบบสามารถดำเนินการตามขั้นตอนต่อไปนี้
- กรอกอีเมลของบุคคลที่ต้องการเชิญเข้าร่วมกิจการ
- เลือกสิทธิ์การใช้งาน ระบบมีสิทธิ์การใช้งานเริ่มต้นให้เลือกจำนวน 8 สิทธิ์การใช้งาน
กรณีที่ ต้องการกำหนดสิทธิ์แบบเฉพาะเจาะจง สามารถสร้างสิทธิ์ใหม่เพิ่มเติมได้ โดยกด เพิ่มสิทธิ์ - เลือกสิทธิ์เพิ่มเติม
- ข้อมูลแพ็กเกจ/ต่ออายุ สามารถต่ออายุแพ็กเกจกิจการได้
- เพิ่มผู้ใช้งาน สามารถเพิ่มผู้ใช้งานได้ตามสิทธิ์ที่มีในระบบทั้งหมด
- จัดการสิทธิ์การใช้งาน สามารถแก้ไขสิทธิ์ผู้ใช้งานเดิม และเพิ่มสิทธิ์การใช้งานใหม่ได้

เสร็จแล้วคลิกปุ่ม “ส่งคำเชิญ” เพื่อส่งอีเมลเชิญไปยังผู้ใช้งานที่ระบุ

2. การจัดการผู้ใช้งาน ส่วนเพิ่มสิทธิ์การใช้งานใหม่
กรณีที่ต้องการเพิ่มสิทธิ์การใช้งานมากกว่าที่ระบบกำหนดเริ่มต้นให้ 8 สิทธิ์การใช้งานพื้นฐาน สามารถทำได้ดังนี้
ไปที่เมนูตั้งค่า > เลือก ตั้งค่าสิทธิ์ผู้ใช้งาน > สิทธิ์การใช้งาน > คลิกปุ่ม “เพิ่มสิทธิ์”

หรือสามารถเพิ่มสิทธิ์การใช้งานตอนเพิ่มผู้ใช้งานใหม่ได้ โดยกด เพิ่มสิทธิ์

จากนั้นกำหนดชื่อและคำอธิบายสิทธิ์การใช้งานที่ต้องการสร้าง ระบบจะแสดงชื่อและคำอธิบายสิทธิ์การใช้งานที่หน้าเพิ่มผู้ใช้งานใหม่ > จากนั้นคลิกปุ่ม “ถัดไป”

ทำการกำหนดสิทธิ์การใช้งานใหม่ตามที่ต้องการ > คลิกปุ่ม “ถัดไป”

ตรวจสอบรายการ จากนั้นคลิกปุ่ม “ยืนยัน”

ระบบจะขึ้นแจ้งว่า เพิ่มสิทธิ์การใช้งานสำเร็จ

หมายเหตุ หากกิจการต้องการให้มีผู้ใช้งานมากกว่า 1 คน สามารถเพิ่มผู้ใช้งานเข้าไปในกิจการที่ต้องการได้
เพื่อให้แต่ละคนสามารถเข้าไปทำงานในกิจการนั้นได้ตามสิทธิ์ที่กำหนด
3. ตอบรับการเข้าใช้งาน
ผู้ที่ได้รับเชิญเข้าร่วมกิจการจะได้รับอีเมลคำเชิญจากระบบ PEAK ส่งไปยังอีเมลที่ระบุไว้
จากนั้นคลิกปุ่ม “ยืนยันเข้าร่วม” ภายในอีเมล เพื่อยืนยันสิทธิ์การเข้าใช้งานครั้งแรก
ซึ่งผู้ใช้งานสามารถเข้าสู่ระบบ PEAK ในกิจการดังกล่าวได้ทันทีในครั้งถัดไป

4. การลบ/แก้ไขสิทธิ์การใช้งาน
เลือกผู้ใช้งานที่ต้องการแก้ไขสิทธิ์หรือลบออกจากกิจการ

คลิกปุ่ม “ตัวเลือก” ระบบจะให้เลือกว่าต้องการแก้ไขหรือลบ


- กรณีลบ ระบบจะ pop-up เพื่อยืนยันการลบผู้ใช้งาน > คลิกปุ่ม “ยืนยัน”

- กรณีโอนสิทธิ์ผู้ดูแลระบบสูงสุด จะมี pop-up เพื่อบอกรายละเอียด และให้กรอกรหัสผ่านเพื่อทำการโอนสิทธิ์
หมายเหตุ ในหนึ่งกิจการมีผู้ดูแลระบบสูงสุดได้เพียงผู้ใช้งานเดียวเท่านั้น

– จบขั้นตอนการจัดการผู้ใช้งาน –
คำถามที่พบบ่อย
ไม่ต้องการให้พนักงานเห็นข้อมูล Dashboard เมนูภาพรวม ต้องกำหนดสิทธิ์อย่างไร
ไม่ต้องการให้พนักงานเห็นข้อมูล Dashboard ที่เมนู รายรับ/รายจ่าย ดูภาพรวม ต้องกำหนดสิทธิ์อย่างไร
ไม่สามารถเพิ่มผู้ใช้งานใหม่ได้
สามารถตั้งค่าการปิดการใช้งานหน้าหลักของโปรแกรม PEAK ในแต่ละ User ได้ไหม