ตั้งค่าสิทธิ์การใช้งานแอปพลิเคชันอื่น ใน PEAK
ตั้งค่าสิทธิ์การใช้งานแอปพลิเคชันอื่น ใน PEAK เป็นสิ่งสำคัญสำหรับการควบคุมการเข้าถึงข้อมูลและฟังก์ชันต่าง ๆ ไม่ว่าจะเป็น PEAK Payroll, PEAK TAX, หรือ PEAK Board ให้เหมาะสมกับบทบาทของผู้ใช้งานแต่ละคน ช่วยเพิ่มความปลอดภัย ลดข้อผิดพลาด และทำให้การใช้งานเป็นไปอย่างมีประสิทธิภาพ การตั้งค่ามีขั้นตอนดังนี้
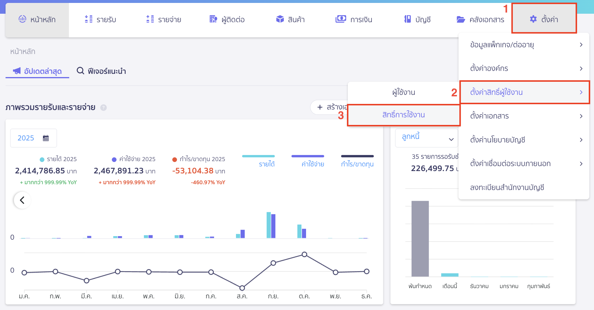
1. ตั้งค่าสิทธิ์การใช้งานแอปพลิเคชันอื่น ใน PEAK ขั้นตอนเพิ่มสิทธิ์การใช้งาน
ไปที่เมนูตั้งค่า > ตั้งค่าสิทธิ์ผู้ใช้งาน > สิทธิ์การใช้งาน

คลิกปุ่ม “เพิ่มสิทธิ์”

ระบุข้อมูล ดังนี้
- ชื่อสิทธิ์ ทั้งภาษาไทยและภาษาอังกฤษ เพื่อเวลาเชิญ ผู้ใช้งานใหม่ ระบบจะแสดงชื่อสิทธิ์การใช้งาน
- คำอธิบาย เพื่ออธิบายเกี่ยวกับสิทธิ์การใช้งานที่สร้าง
จากนั้นคลิกปุ่ม “ถัดไป”

จากนั้นกำหนดสิทธิ์การใช้งานที่ต้องการใช้ในแต่ละระบบ
2. ตั้งค่าสิทธิ์การใช้งานแอปพลิเคชันอื่น ใน PEAK ขั้นตอนการกำหนดสิทธิ์การใช้งาน
2.1. การตั้งค่าสิทธิ์การใช้งาน PEAK Payroll
- สิทธิ์การทำจ่ายเงินเดือนและสรุปจ่ายเงินเดือน
- การจ่ายเงินเดือน การทำจ่ายเงินเดือนในแต่ละเดือน
- สรุปจ่ายเงินเดือน การทำสรุปจ่ายเงินเดือนเพื่อทำใบ 50 ทวิของพนักงานและภ.ง.ด. 1ก ของพนักงานที่ทำจ่ายตามช่วงเวลาที่เลือก
- บันทึกบัญชีเข้า PEAK การกดบันทึกค้างจ่าย ในหน้าจ่ายเงินเดือน
- บันทึกจ่ายชำระเงิน กรณีทำจ่ายเงินเดือน ต้องการให้กดบันทึกค่าใช้จ่ายเกี่ยวกับเงินเดือนและประกันสังคมเข้าระบบบัญชี

- สิทธิ์การเข้าถึงพนักงานและแผนก/ตำแหน่ง
- พนักงาน
- ข้อมูลพนักงาน สิทธิ์การในการเข้าถึงเมนูพนักงาน เพื่อเพิ่ม/แก้ไข/ลบรายชื่อพนักงาน
- พิมพ์รายงาน การพิมพ์รายงานเกี่ยวกับพนักงาน
- แผนก/ตำแหน่ง
- ข้อมูลแผนก/ตำแหน่ง สิทธิ์ในการเพิ่ม, แก้ไข, ลบแผนกและตำแหน่งของกิจการ
- พิมพ์รายงาน การพิมพ์รายงานเกี่ยวกับแผนก/ตำแหน่ง
- พนักงาน

- สิทธิ์การเข้าถึงเงินได้/เงินหัก
- ข้อมูลเงินได้/เงินหัก สิทธิ์การเพิ่มรายการงานได้/เงินหักของกิจการ

- สิทธิ์การเข้าถึงการตั้งค่า
- ตั้งค่าการใช้งาน เข้าถึงเมนูตั้งค่าใน PEAK Payroll เพื่อตั้งค่าข้อมูลต่างๆ ไม่ว่าจะเป็นข้อมูลประกันสังคม, ข้อมูลการจ่ายเงินเดือน, ตั้งค่าการบันทึกบัญชี

2.2. การตั้งค่าสิทธิ์การใช้งาน PEAK Board
- สิทธิ์การเข้าถึง PEAK Board
- รายงานตามกลุ่ม สิทธิ์ในการดู, สร้าง, แก้ไข, อนุมัติ, ลบรายงานที่ทำ ทั้งแบบเปรียบเทียบและแบบรายละเอียด
- วิเคราะห์ธุรกิจ สิทธิ์ในการดู, สร้าง, แก้ไข, อนุมัติ, ลบ รายงานสำหรับผู้บริหาร
- การพิมพ์รายงาน การพิมพ์รายงานที่สร้างใน PEAK Board

2.3. การตั้งค่าสิทธิ์การใช้งาน PEAK Asset
- สิทธิ์การเข้าถึง PEAK Asset
- ทะเบียนสินทรัพย์ สิทธิ์ในการดู, เพิ่ม, แก้ไข, ลบ/จัดเก็บ ทะเบียนสินทรัพย์
- การพิมพ์รายงาน การพิมพ์รายงานใน PEAK Asset

2.4. การตั้งค่าสิทธิ์การใช้งาน PEAK TAX
- สิทธิ์การทำภาษีหัก ณ ที่จ่าย
- หัก ณ ที่จ่าย การสร้างหนังสือรับรองหัก ณ ที่จ่าย (ใบ 50 ทวิ)ใน PEAK TAX
- แบบภ.ง.ด.1 2 3 53 สิทธิ์การดู, สร้าง, แก้ไข, อนุมัติ, ลบแบบยื่นภาษีหัก ณ ที่จ่าย
- พิมพ์รายงาน การพิมพ์รายงานเกี่ยวกับภาษีหัก ณ ที่จ่าย
- บันทึกบัญชีเข้า PEAK สิทธิ์การบันทึกปิดภาษีเข้า PEAK
- ยื่นแบบภาษี สิทธิ์การยื่นแบบฟอร์ม ทั้งแบบกระดาษและแบบออนไลน์
- บันทึกจ่ายชำระเงิน การบันทึกจ่ายชำระภาษี เพื่อให้ระบบบันทึกค่าใช้จ่ายใน PEAK

- สิทธิ์การทำภาษีมูลค่าเพิ่ม
- รายการภาษีขาย การเข้าดู, สร้าง, แก้ไข, อนุมัติ, ลบ รายการภาษีขาย
- รายการภาษีซื้อ การเข้าดู, สร้าง, แก้ไข, อนุมัติ, ลบ รายการภาษีซื้อ
- แบบภ.พ.30 สิทธิ์การดู, สร้าง, แก้ไข, อนุมัติ, ลบแบบภ.พ.30
- พิมพ์รายงาน การพิมพ์รายงานเกี่ยวกับภาษีมูลค่าเพิ่ม
- บันทึกบัญชีเข้า PEAK สิทธิ์การบันทึกปิดภาษีเข้า PEAK
- ยื่นแบบภาษี สิทธิ์การยื่นแบบฟอร์ม (แบบกระดาษ)
- บันทึกจ่ายชำระเงิน การบันทึกจ่ายชำระภาษี เพื่อให้ระบบบันทึกค่าใช้จ่ายใน PEAK

- สิทธิ์การเข้าถึงผู้ติดต่อ
- ข้อมูลผู้ติดต่อ การดู, สร้าง, แก้ไข, ลบ/จัดเก็บ เกี่ยวกับผู้ติดต่อ
- พิมพ์รายงาน พิมพ์รายงานในเมนูผู้ติดต่อ
- การเข้าถึงผู้ติดต่อ กรณีแยกประเภทผู้ติดต่อ สามารถกำหนดได้ว่าต้องการเข้าถึงประเภทผู้ติดต่อใดบ้าง

- สิทธิ์การเข้าถึงการตั้งค่า
- ตั้งค่าการใช้งาน เข้าถึงเมนูตั้งค่าใน PEAK TAX

เมื่อกำหนดสิทธิ์การใช้งานสำเร็จ > คลิกปุ่ม “ถัดไป”
3. ตั้งค่าสิทธิ์การใช้งานแอปพลิเคชันอื่น ใน PEAK ขั้นตอนการสร้างสิทธิ์การใช้งาน
ระบบจะทำการสรุปสิทธิ์การใช้งานที่กำหนดให้อีกครั้ง จากนั้นคลิกปุ่ม “ยืนยัน”

ระบบจะแสดง Pop-up แจ้งว่า เพิ่มสิทธิ์การใช้งานสำเร็จ
สามารถกลับไปที่หน้าสิทธิ์ได้โดยคลิกปุ่ม “กลับหน้าสิทธิ์”

ระบบจะทำการเพิ่มสิทธิ์การใช้งานใหม่ขึ้นให้ในหน้าเชิญผู้ใช้งาน
สามารถเลือกสิทธิ์การใช้งานที่ต้องการให้ผู้ใช้งานใช้งานในกิจการได้

– จบขั้นตอนการตั้งค่าสิทธิ์การใช้งานแอปพลิเคชันอื่น –
คำถามที่พบบ่อย
ทำไมฉันถึงอัปเกรด/ต่ออายุแพ็กเกจไม่ได้ ?