นำเข้าไฟล์ FoodStory สู่ระบบ PEAK
สำหรับกิจการที่มียอดขายจาก FoodStory และต้องการบันทึกบัญชีเกี่ยวกับรายการขาย คู่มือนี้จะนำเสนอวิธี นำเข้าไฟล์ FoodStory สู่ระบบ PEAK เพื่อให้คุณสามารถจัดการเอกสารและบันทึกบัญชีได้อย่างถูกต้อง มีขั้นตอนดังนี้
1. Export ไฟล์รายการขายจาก FoodStory
1.1. นำเข้าไฟล์ FoodStory สู่ระบบ PEAK โดยไปที่ระบบ FoodStory Owner
ล็อกอินเข้าระบบ FoodStory Owner > จากนั้นให้กดที่หัวข้อ ยอดขายตามรายละเอียดบิล

1.2. กดที่แถบคิดรายได้ และเลือกช่วงเวลาที่ต้องการ
กดที่แถบคิดรายได้ (เนื่องจากรายการที่ “ไม่คิดรายได้” เราจะไม่นำมาบันทึกรายได้ใน PEAK อยู่แล้ว) > เลือกช่วงเวลาที่ต้องการ > คลิกปุ่ม “เลือก”
1.3. คลิกปุ่ม “Excel”
คลิกที่ปุ่ม “Excel” ระบบจะดาวน์โหลด Excel report ให้อัตโนมัติ
2. นำเข้าไฟล์ FoodStory สู่ระบบ PEAK
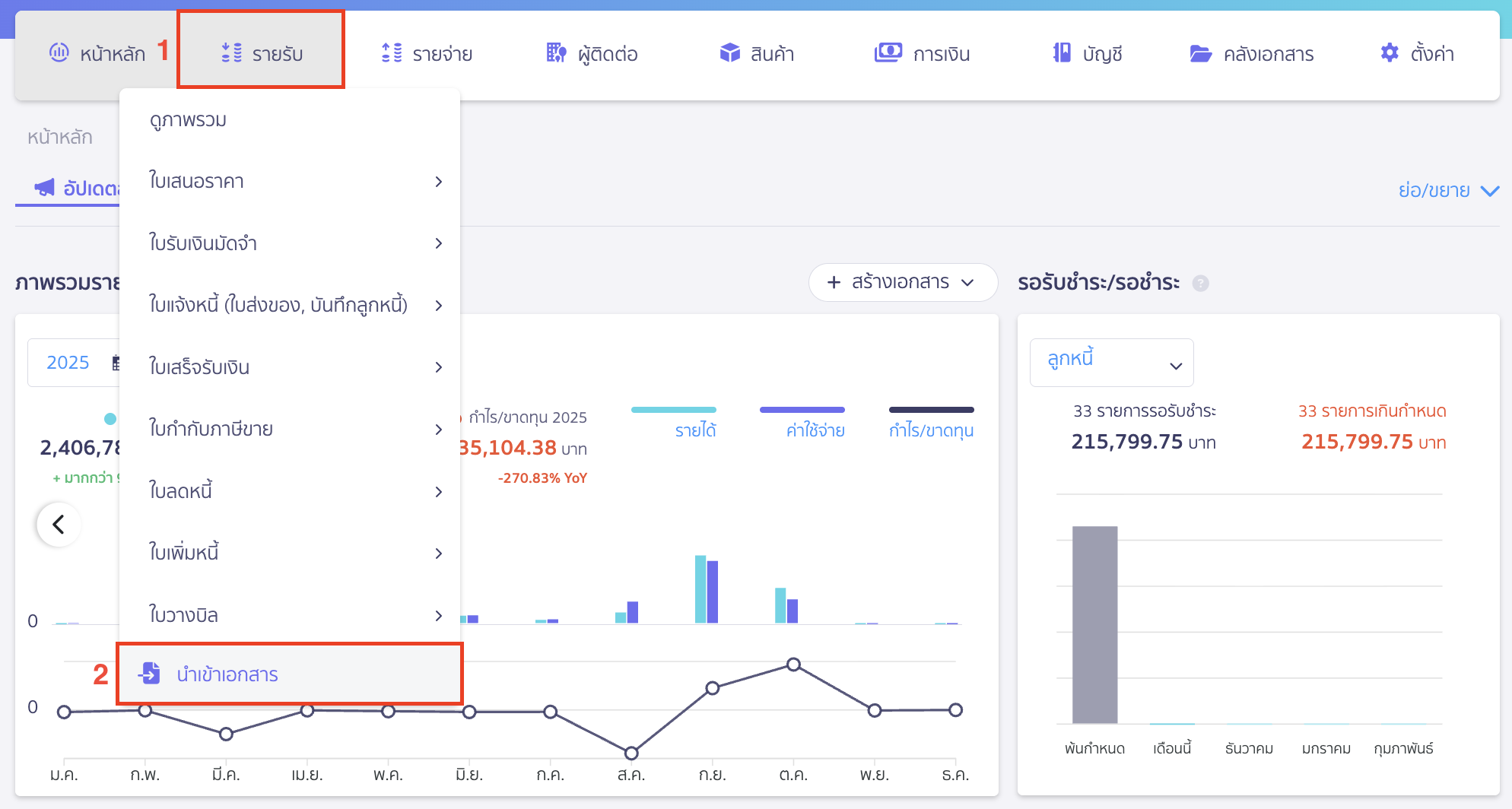
2.1. มาที่ PEAK โดยไปที่เมนูรายรับเพื่อนำเข้าเอกสาร
เปิดหน้าโปรแกรม PEAK แล้วไปที่เมนูรายรับ > นำเข้าเอกสาร

2.2. นำเข้าเอกสารรูปแบบจากแพลตฟอร์มอื่นๆ
คลิก Drop-down ที่ปุ่ม “นำเข้าเอกสาร” > เลือก รูปแบบจากแพลตฟอร์มอื่น ๆ

2.3. เลือกแพลตฟอร์มเป็น FoodStory
ระบบจะแสดงหน้าต่าง Pop-up นำเข้าเอกสารใบเสร็จรับเงิน > เลือก FoodStory > คลิกปุ่ม “ถัดไป”

2.4. ทำการตั้งค่าบันทึกเอกสาร
จากนั้นระบบจะมีการตั้งค่าการบันทึกเอกสารขึ้นมาให้เลือกก่อนการนำเข้า ดังนี้
- ผู้ติดต่อ ติดต่อที่ใช้ในการออกเอกสารใบเสร็จรับเงิน (อาจสร้างเป็นผู้ติดต่อใหม่ที่มีชื่อ ลูกค้าจาก FoodStory หรืออื่น ๆ ก็ได้)
- ส่วนลด ระบบจะบันทึกส่วนลดที่เกิดขึ้นในแต่ละคำสั่งซื้อไปที่ผังบัญชีที่เลือก โดยระบบจะแนะนำให้ก่อนเป็นผังบัญชี ส่วนลดจ่าย
- ตั้งค่าการบันทึกช่องทางรับชำระเงิน จะยึดตามช่องทางการชำระเงินที่ FoodStory มีให้
- Cash ช่องทางการรับชำระเงินที่เป็น Cash จะถูกบันทึกลงช่องทางการเงินใน PEAK ตามที่คุณเลือก
- Debit/Credit Card ช่องทางการรับชำระเงินที่เป็น Debit/Credit Card จะถูกบันทึกลงช่องทางการเงินใน PEAK ตามที่คุณเลือก (ซึ่งจะมีทั้งหมด 18 ช่องทาง คือ VISA, Master Card, American Express, Diners Club International, BC Card, BCA Card, CARTE BLEUE, DanKort, Discover Card, ETFPOS, Girocard, Interac, JCB, NETS, RuPay, UATP, UnionPay และ VPAY)
- Bank Transfer ช่องทางการรับชำระเงินที่เป็น Bank Transfer จะถูกบันทึกลงช่องทางการเงินใน PEAK ตามที่คุณเลือก
- PromptPay ช่องทางการรับชำระเงินที่เป็น Bank Transfer จะถูกบันทึกลงช่องทางการเงินใน PEAK ตามที่คุณเลือก
- Ali Pay/LINE Pay/Wechat ช่องทางการรับชำระเงินที่เป็น Ali Pay, LINE Pay และ Wechat Pay จะถูกบันทึกลงช่องทางการเงินใน PEAK ตามที่คุณเลือก
- ช่องทางอื่น ๆ ช่องทางการรับชำระเงินอื่น ๆ ที่ไม่เข้าเงื่อนไขด้านบน จะถูกบันทึกลงช่องทางการเงินใน PEAK ตามที่คุณเลือก

3. วิธีการตรวจสอบเบื้องต้นว่ารายการที่นำเข้ามานั้นครบถ้วนหรือไม่
3.1. ตรวจสอบเบื้องต้นโดยการเปรียบเทียบหน้า PEAK กับในไฟล์ Excel
สามารถตรวจสอบเบื้องต้นโดยการเปรียบเทียบหน้า PEAK กับในไฟล์ Excel
โดยที่ในไฟล์ Excel ให้ดูที่คอลัมน์ ราคาสุทธิ ด้านล่างจะมียอดรวมแสดงอยู่
3.2. นำมาตรวจสอบกับหน้า PEAK ส่วนของ “มูลค่าสุทธิ” ว่าตรงกันหรือไม่
หลังจากนั้นนำมาตรวจสอบกับหน้า PEAK ส่วนของ “มูลค่าสุทธิ” ว่าตรงกันหรือไม่
ซึ่งถ้าเป็นเลขเดียวกัน จะเป็นการช่วย confirm ได้ว่ารายการที่ export ออกมาจากไฟล์ FoodStory เข้าสู่ระบบ PEAK ได้อย่างครบถ้วน
หมายเหตุ สำหรับร้านค้าที่มีการคิด service charge ระบบยังไม่รองรับ
แต่ผู้ใช้งานสามารถนำยอดรวมในรายงานยอดขายตามบิล มาบันทึกด้วยตนเองได้
เนื่องจากตอนนี้ไฟล์ food story มีคอลัมน์ U “วิธีบันทึกรายการชำระ” ที่เพิ่มเข้ามา ส่งผลให้เมื่อนำเข้าหน้าระบบแสดงแจ้งเตือน “ประเภทไฟล์ไม่ถูกต้อง”
วิธีการแก้ไข
- คลุมคอลัมน์ U “วิธีบันทึกรายการชำระ”
- คลิกขวา >> Dalete
- บันทึกแล้วนำเข้าไฟล์ได้เลย

ตอนน้ีทางเราทราบเรื่องอัปเดตคอลัมน์ข้างต้นแล้ว อยู่ระหว่างการแก้ไขเพื่อให้ระบบรองรับโดยไม่ต้องแก้ไข
สามารถติดตามเรื่องนี้ได้ด้วย หมายเลขติดตาม 2512161446
– จบขั้นตอนการนำเข้าไฟล์ FoodStory สู่ระบบ PEAK –