สร้างใบเสร็จรับเงินใน PEAK จาก ZWIZ
การขายดีจะไม่เป็นอุปสรรคในการทำบัญชีอีกต่อไป PEAK พัฒนาระบบการนำเข้าข้อมูลจากระบบ e-Commerce ชั้นนำ ทั้ง Lazada, Shopee, TikTok Shop และ ZWIZ ให้สามารถนำเข้าจากไฟล์ที่ออกมาจากระบบทั้ง 4 ได้โดยตรง และให้ผู้ใช้งานได้รีวิวความถูกต้อง หรือเพิ่ม/ลด รายละเอียดก่อนบันทึกเข้าไปเพื่อ สร้างใบเสร็จรับเงินใน PEAK จาก ZWIZ
สำหรับผู้ประกอบการและนักบัญชีที่ใช้งาน ZWIZ นั้นสามารถทำได้อย่างง่ายดาย เพื่อให้การทำบัญชีของคุณเป็นไปอย่างราบรื่นและมีประสิทธิภาพ
เหมาะกับใคร
- นักบัญชีที่ทำบัญชีให้กับผู้ประกอบการที่ขายของออนไลน์ผ่าน ZWIZ
- ผู้ประกอบการ ที่ขายของผ่าน ZWIZ และต้องการออกใบเสร็จรับเงินให้กับลูกค้าที่สั่งสินค้า
- ผู้ใช้งานแพ็กเกจ Pro Plus
ขั้นตอนการสร้างใบเสร็จรับเงินใน PEAK จาก ZWIZ มีดังนี้
1. สร้างใบเสร็จรับเงินใน PEAK จาก ZWIZ ขั้นตอนเตรียมข้อมูลรหัสสินค้าใน PEAK ให้ตรงกับ ZWIZ
การเตรียมข้อมูลรหัสสินค้าให้บน PEAK ให้ตรงกับ ZWIZ สามารถทำตามคู่มือ การตั้งค่าเมนูสินค้า/บริการ
2. ดาวน์โหลดรายงานการขายที่สำเร็จแล้วจาก ZWIZ
เมื่อ Login เข้าสู่ระบบ ZWIZ แล้ว > คลิกที่เมนู ร้านค้า/เซลเพจ > จากนั้นเลือก สรุปออเดอร์
หลังจากเข้ามาที่หัวข้อ สรุปออเดอร์ > เลือกที่ ช่วงเวลาที่ต้องการข้อมูล > เลือก ติ๊กทั้งหมดเพื่อเลือก Order หรือติ๊กเลือกเฉพาะ Order ที่ต้องการ > จากนั้นคลิกปุ่ม “ส่งออก” ระบบจะดาวน์โหลดไฟล์ลงบนอุปกรณ์ที่ใช้งาน
ซึ่งจะได้เป็นไฟล์ order summary.xlsx จาก ZWIZ เพื่อใช้สำหรับนำข้อมูลเข้าในโปรแกรม PEAK เพื่อสร้างใบเสร็จรับเงินใน PEAK จาก ZWIZ
ตัวอย่างไฟล์ที่สามารถนำเข้าระบบได้ (สามารถเทียบหัวคอลัมน์เพื่อนำเข้าได้)
3. รหัส Product ใน PEAK และ รหัส SKU ใน ZWIZ จะต้องเหมือนกัน ถ้าไม่ตรงระบบจะใส่เป็นค่าว่างให้ในหน้า Import
รหัส Product ใน PEAK ต้องระบุให้ตรงกับรหัส SKU ใน ไฟล์ ZWIZ ซึ่งจะอ้างอิงจากคอลัมน์ E “SKU”

หมายเหตุ
วันที่สร้างเอกสารใน PEAK จะยึดตามวันที่ออเดอร์ อ้างอิงจากคอลัมน์ A “Date & Time”
เลขที่เอกสารอ้างอิงใน PEAK จะแสดงหมายเลขคำสั่งซื้อของออเดอร์ อ้างอิงจากคอลัมน์ B “Order Number”
4. เข้าที่ PEAK เลือก การนำเข้าผ่าน ZWIZ
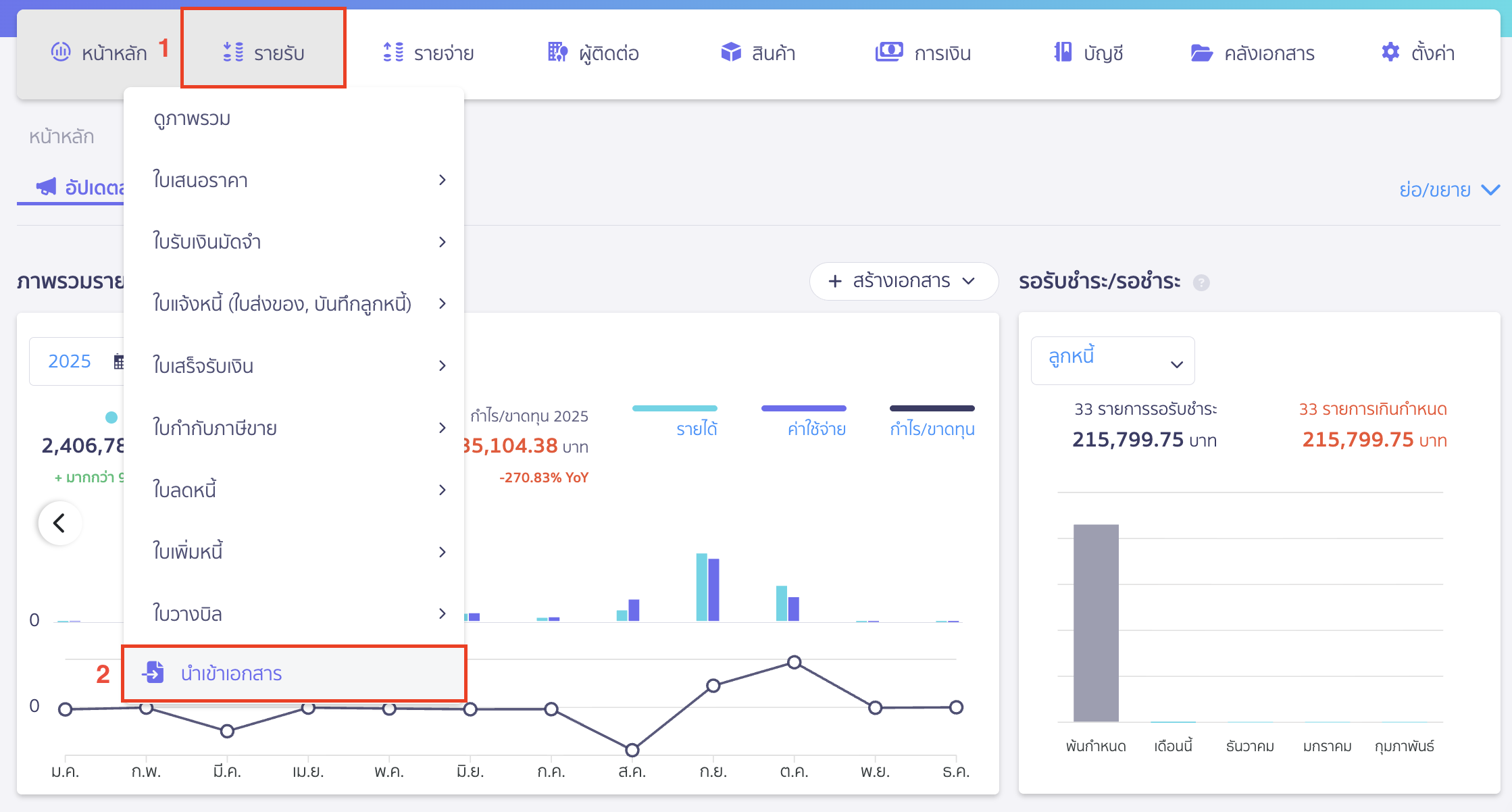
4.1. ไปที่เมนูรายรับ
ไปที่เมนูรายรับ/รายจ่าย > นำเข้าเอกสาร

คลิก Drop-down ที่ปุ่ม “นำเข้าเอกสาร” > เลือก รูปแบบจากแพลตฟอร์มอื่นๆ

4.2. เลือกแพลตฟอร์ม ZWIZ
เลือกแพลตฟอร์ม ZWIZ > คลิกปุ่ม “ถัดไป”

จะแสดง Pop-Up ให้ใส่รายละเอียดดังนี้
- Platform (เลือกร้านค้า) เลือก Platform ไฟล์ที่ต้องการนำเข้า
- ผู้ติดต่อ เลือกผู้ติดต่อที่ใช้ในการสร้างเอกสารใบเสร็จรับเงินของทุกรายการ (แนะนำให้ใช้ชื่อ ลูกค้าทั่วไปหรือ ลูกค้าของแพลตฟอร์มนั้น ๆ)
- เลขที่เอกสาร เลือกรูปแบบเลขที่เอกสารที่ต้องการ
- ใช้เลขที่ตามการตั้งค่าใน PEAK
- ใช้เลขที่คำสั่งซื้อจาก ZWIZ (ดึงข้อมูลจากคอลัมน์ A : Date & Time)
- ส่วนลด เลือกผังบัญชีที่ต้องการใช้บันทึ
- อ้างอิงรหัสสินค้าจาก สามารถระบุเลขที่สินค้าใน PEAK หรือ SKU ZWIZ
- บันทึกค่าขนส่งเป็นรายได้ สำหรับกิจการที่บันทึกค่าขนส่งเป็นรายได้ ให้เลือกที่ช่องนี้ และเลือกบริการที่ต้องการบันทึก (ตัวอย่างการเพิ่มบริการค่าขนส่ง
- รับเงินโดย เลือกช่องทางการรับเงินที่ต้องการบันทึก โดยแยกตามสถานะการรับเงิน (ดึงข้อมูลจากคอลัมน์ O : Transaction ID) (ตัวอย่างการสร้างช่องทางการเงิน
จากนั้นคลิกปุ่ม “ถัดไป”

4.3. กดนำเข้าไฟล์
ทำการลากไฟล์มาวางหรือกดค้นหาเพื่อหาไฟล์จากเครื่องคอมพิวเตอร์ > คลิกปุ่ม “นำเข้าไฟล์”

4.4. ตรวจสอบความถูกต้องทั้งหมด
ระบบจะโหลดมาที่หน้าสร้างข้อมูลนำเข้า (Import) ใบเสร็จรับเงิน ซึ่งสามารถแก้ไขหรือเพิ่มข้อมูลจากหน้านี้ได้ด้วย
เมื่อตรวจสอบความถูกต้องทั้งหมดแล้ว > คลิกปุ่ม “สร้างเอกสารทั้งหมด”

ตัวอย่างการลงบันทึกบัญชี

– จบขั้นตอนการสร้างใบเสร็จรับเงินใน PEAK จาก ZWIZ –