การประยุกต์ใช้งานสายผลิต ใน PEAK
โปรแกรม PEAK ถูกออกแบบมาเพื่อรองรับธุรกิจประเภทซื้อมาขายไปและบริการเป็นหลัก สำหรับธุรกิจผลิตที่ต้องการใช้งานโปรแกรม PEAK สามารถทำได้โดยใช้ การประยุกต์ใช้งานสายผลิต ตามขั้นตอนดังนี้
ตัวอย่าง การประกอบสินค้าเก้าอี้ไม้ 1 ตัว จะมีส่วนประกอบคือ ไม้ ตะปู และค่าแรง
1. ผูกผังบัญชีสินค้าที่เกี่ยวข้อง
หากต้องการบันทึกสายผลิต จะเป็นการผูกผังบัญชี สินค้าตามที่ต้องการ ซึ่งสามารถดูวิธีการเพิ่มสินค้าแบบเต็มได้ตามลิงก์นี้ การเพิ่มสินค้า / บริการในหน้า NEW PEAK
จากตัวอย่าง สินค้า ไม้ และ ตะปู เป็นวัตถุดิบ การผูกผังบัญชีจะผูกได้ตามตัวอย่างด้านล่าง
- บันทึกบัญชีซื้อ = วัตถุดิบคงเหลือ
- บันทึกบัญชีต้นทุนขาย = ต้นทุนผลิตสินค้า
เมื่อกรอกข้อมูลเรียบร้อยแล้วให้ทำการ คลิกปุ่ม “บันทึก”

2. ทำการซื้อวัตถุดิบสำหรับ การประยุกต์ใช้งานสายผลิต
เข้าที่เมนูรายจ่าย > บันทึกซื้อสินค้า > สร้าง

กรอกรายละเอียดที่ต้องการ เมื่อกรอกเรียบร้อยแล้วคลิกปุ่ม “อนุมัติซื้อสินค้า”
หมายเหตุ หากซื้อวัตถุดิบคนละครั้งหรือได้เอกสารแยกส่วนกันให้บันทึกแยกตามเอกสาร


3. การตัดสต็อกวัตถุดิบเพื่อประกอบเป็นสินค้าสำเร็จรูป
ตัวอย่าง
ส่วนประกอบสินค้าเก้าอี้ไม้ 1 ตัว จะมีส่วนประกอบดังนี้
- ไม้ 5 แผ่น แผ่นละ 150 บาท
- ตะปู 2 กล่อง กล่องละ 50 บาท
- ค่าแรง 1,000 บาท
4. การตัดสต๊อกวัตถุดิบใน การประยุกต์ใช้งานสายผลิต
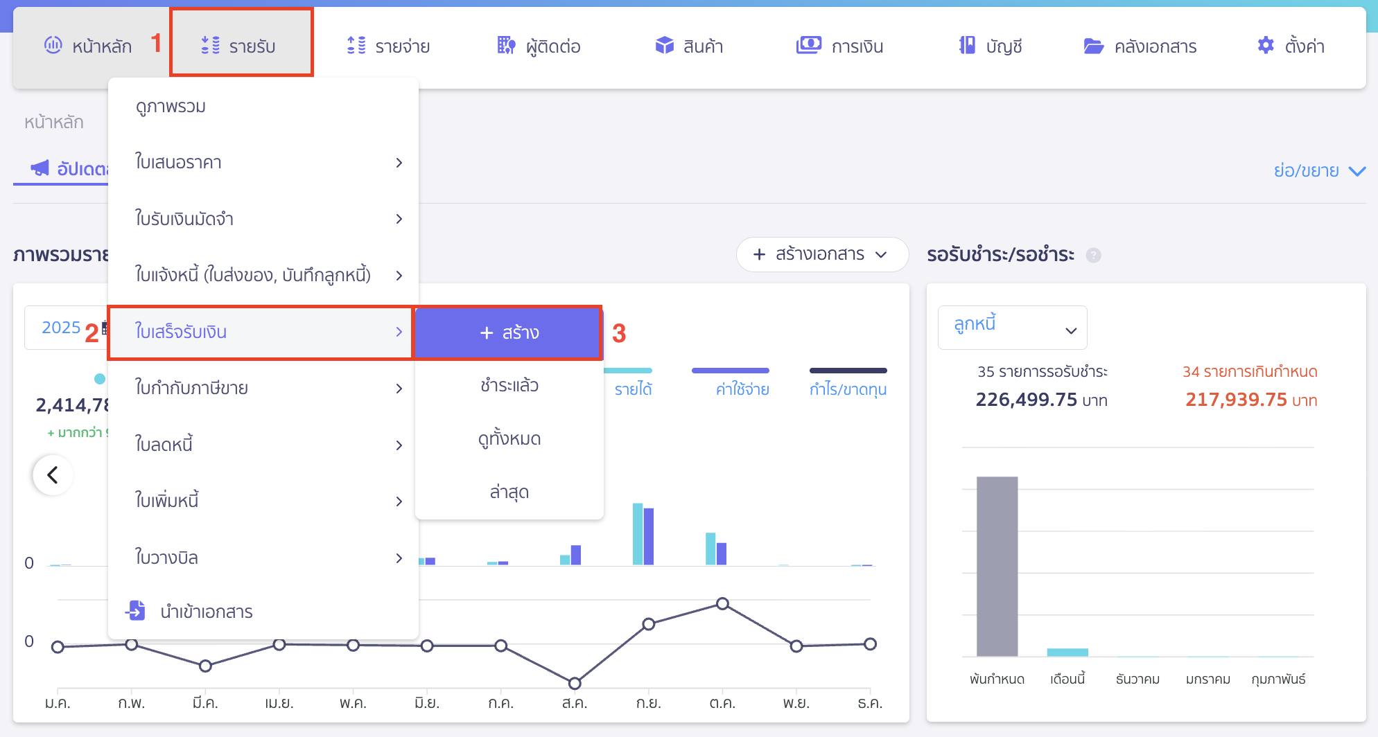
ไปที่เมนูรายรับ > ใบเสร็จรับเงิน > สร้าง

ระบุรายละเอียดได้ดังนี้
- ลูกค้า/ผู้จ่ายเงิน สามารถระบุเป็นชื่อกิจการตนเอง หรือสร้างผู้ติดต่อใหม่ว่า “นำมาผลิต”
- วันที่ออก ระบุวันที่เรานำสินค้าออกจากสต็อกเพื่อผลิต
- เอกสารเลขที่ ระบบจะทำการรันให้อัตโนมัติตามที่ตั้งค่าไว้ แต่ทางเราแนะนำให้สร้างเลขที่เอกสารแยกจากเอกสารขายเพื่อเวลาดึงรายงานขายจะได้พบข้อแตกต่างว่าเอกสารไหนขายเอกสารไหนเป็นเอกสารที่ใช้ประยุกต์การใช้งาน
- กลุ่มจัดประเภท เป็นการจัดประเภทเอกสารเพื่อง่ายต่อการดูข้อมูล ซึ่งสามารถดูได้ตามการจัดกลุ่มประเภท นี้
- ช่องสินค้า/บริการ กรอกข้อมูลที่ต้องการ
- รหัสสินค้าที่นำมาผลิต วัตถุดิบที่นำมาประกอบ
- จำนวน ใส่จำนวนวัตถุดิบที่นำมาผลิต
- ช่องราคา ระบุยอดเท่ากับกับศูนย์บาท
- ภาษี ระบุว่าไม่มี
เมื่อระบุข้อมูลเอกสารใบเสร็จรับเงินเรียบร้อย ให้ทำการคลิกปุ่ม “อนุมัติเอกสารใบเสร็จรับเงิน”

ตัวอย่างการบันทึกบัญชี

5. บันทึกค่าใช้จ่ายที่เกี่ยวข้อง
จากตัวอย่างมีการตัดวัตถุดิบแล้ว แต่ขั้นตอนการผลิตยังมีค่าใช้จ่ายที่เกี่ยวข้องในการผลิตสินค้าอีก เช่น ค่าแรง ซึ่งสามารถบันทึกค่าใช้จ่ายได้โดย เข้าที่เมนูรายจ่าย > บันทึกค่าใช้จ่าย > สร้าง

กรอกข้อมูลตามที่ต้องการ

ตัวอย่างการบันทึกบัญชี

6. บันทึกวัตถุดิบที่นำมาประกอบแล้วได้เป็นสินค้าสำเร็จรูป (การประยุกต์ใช้งานสายผลิต)
เมื่อตัดสต็อกวัตถุดิบแล้ว ให้นำต้นทุนทั้งหมดที่ต้องการ มาบันทึกนำเข้าสินค้าสำเร็จรูปนี้
จากตัวอย่าง เก้าอี้ไม้ 1 ตัว จะมีส่วนประกอบดังนี้
- ไม้ 5 แผ่น แผ่นละ 150 บาท = 750 บาท
- ตะปู 2 กล่อง กล่องละ 50 บาท = 100 บาท
- ค่าแรง 1,000 บาท
- รวมต้นทุน 1,850 บาท

การจ่ายชำระเลือกขั้นสูง > เลือกผังบัญชีเดียวกันกับที่ผูกกับสินค้าบันทึกต้นทุนไว้ เพื่อให้ผังบัญชีนั้นหักล้างกัน

ตัวอย่างการบันทึกบัญชี

ตัวอย่างหน้ารายงานเคลื่อนไหวสต็อกสินค้าวัตถุดิบ

ตัวอย่างเคลื่อนไหวสินค้าสำเร็จรูป

– จบขั้นตอนการประยุกต์ใช้งานสายผลิต –