พิมพ์รายงานใบแจ้งหนี้ ใน PEAK
หากคุณต้องการดูรายงานสรุปใบแจ้งหนี้คุณสามารถ พิมพ์รายงานใบแจ้งหนี้ เป็นไฟล์ Excel ได้ โดยมีขั้นตอนดังนี้
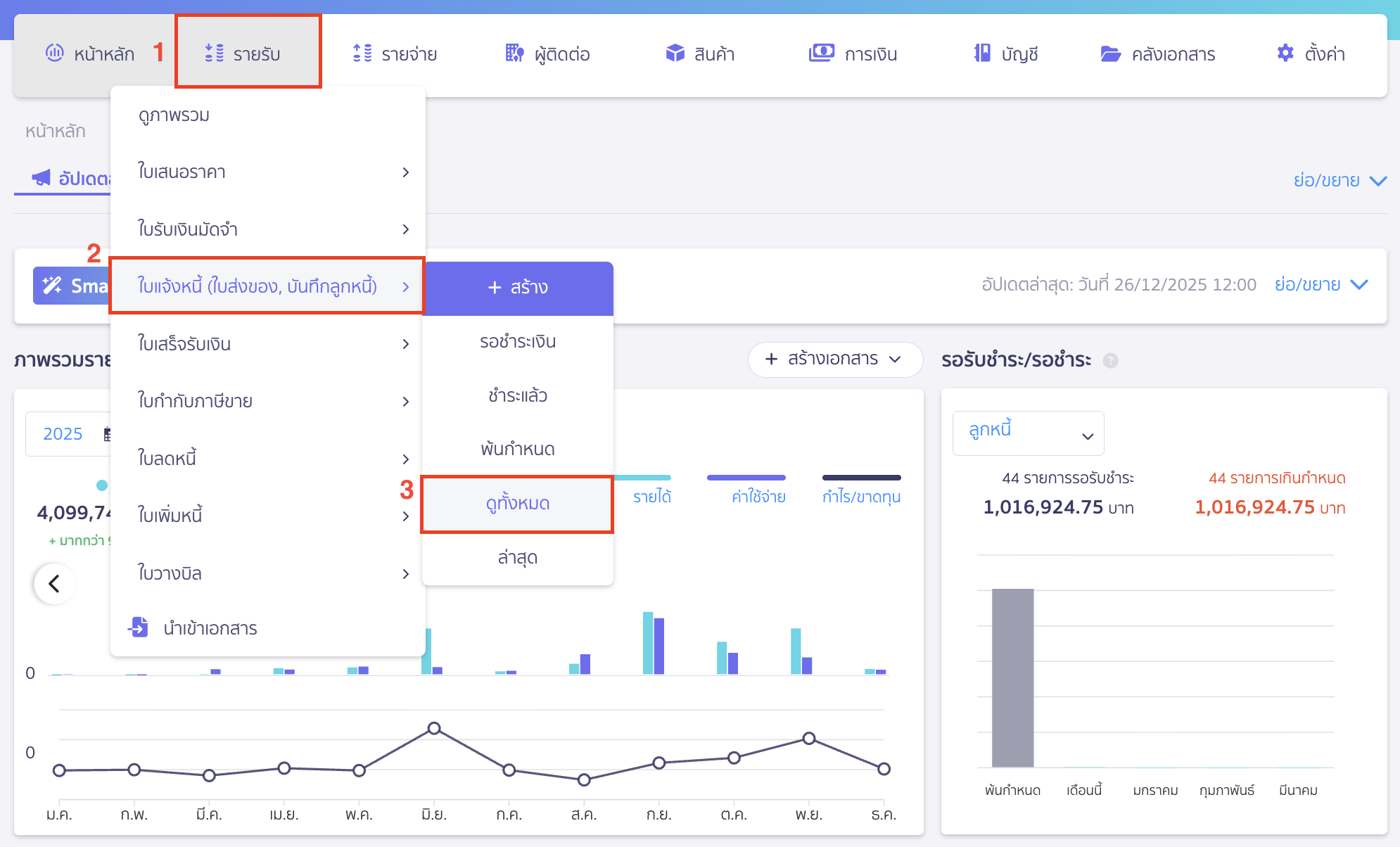
1. ไปที่เมนูรายรับเพื่อ พิมพ์รายงานใบแจ้งหนี้
ไปที่เมนูรายรับ > ใบแจ้งหนี้ (ใบส่งของ, บันทึกลูกหนี้) > ดูทั้งหมด
*ใบแจ้งหนี้เป็นเอกสารในฝั่งของรายรับ ดังนั้นต้องมาทำรายการในเมนูรายรับเท่านั้น

2. คลิกปุ่มพิมพ์รายงานใบแจ้งหนี้
คลิกปุ่ม “พิมพ์รายงาน” เพื่อ พิมพ์รายงานใบแจ้งหนี้

3. ระบุช่วงเวลาและรายละเอียดที่ต้องการพิมพ์รายงาน
เมื่อกดปุ่มพิมพ์รายงานจะมี Pop-up ขึ้นมา ให้เลือกข้อมูลตามต้องการ จากนั้นกดปุ่มพิมพ์รายงาน
- วันที่ออก: ระบุช่วงเวลาที่ต้องการพิมพ์รายงาน
- ประเภทรายงาน :
แสดงข้อมูลพื้นฐาน เหมาะสำหรับนำไปวิเคราะห์หรือตรวจสอบข้อมูลโดยภาพรวม รายงานแสดงข้อมูลยอดรวมทั้งหมดของสินค้า/บริการ
แสดงรายละเอียด เหมาะสำหรับนำไปวิเคราะห์หรือตรวจสอบข้อมูลอย่างละเอียด รายงานแสดงข้อมูลรายการสินค้า/บริการทั้งหมดแยกแต่ละรายการ - ตำแหน่งหัวรายงาน : อยู่ด้านบน หรืออยู่ด้านขวา
- แสดงข้อมูลเพิ่มเติม : สามารถเลือกให้แสดงข้อมูลราคาและภาษี ข้อมูลการชำระ ข้อมูลอื่น ประวัติเอกสาร เอกสารที่ถูกยกเลิกได้
- ช่องทางรับรายงาน : เลือกให้ดาวน์โหลดลงคอมพิวเตอร์ หรือส่งรายงานไปยังอีเมล

ดาวน์โหลด : จะเป็นการดาวน์โหลดลงกระดิ่งที่อยู่มุมขวาบน ซึ่งเมื่อกดดาวน์โหลดแล้ว ให้ไปคลิกที่กระดิ่งทางมุมขวาบน เพื่อดาวน์โหลดรายงานลงเครื่องคอมพิวเตอร์

ส่งรายงานไปยังอีเมล : จะมี Pop-up ขึ้นให้ระบุอีเมลที่ต้องการรับรายงาน
เมื่อทำการระบุช่องทางการรับรายงาน ให้กดปุ่ม “พิมพ์รายงาน”

– จบขั้นตอนการพิมพ์รายงานใบแจ้งหนี้ –
คำถามที่พบบ่อย
พิมพ์รายงานออกมาเป็นไฟล์ PDF ได้ไหม