พิมพ์รายงานใบเสนอราคา ใน PEAK
หากคุณต้องการ พิมพ์รายงานใบเสนอราคา ในรูปแบบ Excel ซึ่งช่วยให้คุณสามารถสรุปข้อมูลใบเสนอราคาและจัดเก็บไว้ใช้งานได้สะดวกสามารถทำตามขั้นตอนได้ดังนี้
ใบเสนอราคาคืออะไร?
ใบเสนอราคาเป็นเอกสารที่ผู้ขาย (ผู้ประกอบการ) ออกให้กับผู้ที่สนใจซื้อสินค้าหรือใช้บริการ เพื่อแสดงรายละเอียดเกี่ยวกับสินค้าและบริการก่อนที่จะตัดสินใจซื้อ ซึ่งข้อมูลที่ควรมีประกอบใบเสนอราคา คือ รายการสินค้าและบริการที่ชัดเจน มีรายละเอียดทั้งเงื่อนไขที่ครบถ้วน เพื่อให้ผู้สนใจนำข้อมูลไปประกอบการพิจารณาก่อนตัดสินใจซื้อ อีกทั้งยังช่วยส่งผลต่อความน่าเชื่อถือของธุรกิจอีกด้วย (คู่มือการสร้างใบเสนอราคา)
วิธีการ พิมพ์รายงานใบเสนอราคา (รายงาน Excel) มีขั้นตอนดังนี้
1. การพิมพ์รายงาน
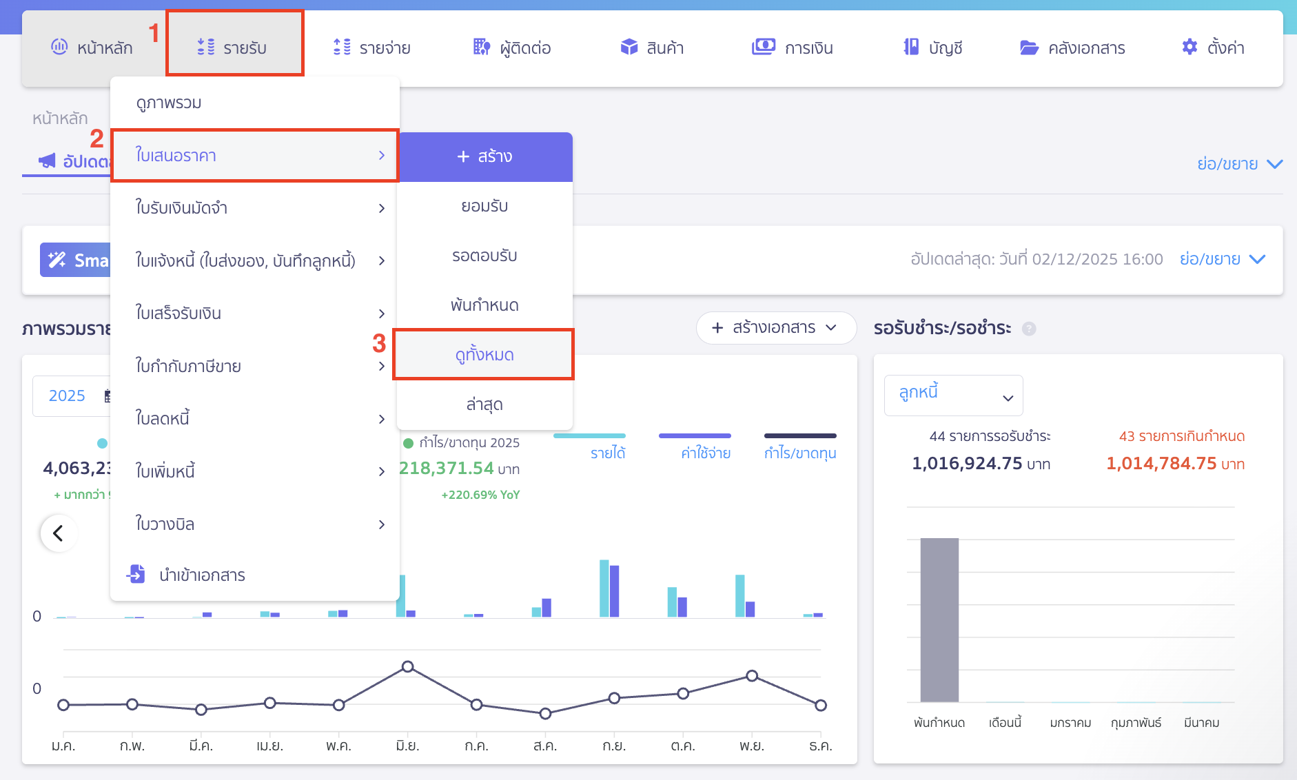
1.1. ไปที่หน้ารายรับ
ไปที่หน้ารายรับ > ใบเสนอราคา > ดูทั้งหมด

1.2. คลิกปุ่ม “พิมพ์รายงาน” ใบเสนอราคา
สามารถเลือกแถบสถานะที่ต้องการ > แล้วคลิกปุ่ม “พิมพ์รายงาน” ได้เลย

ระบุข้อมูล เช่น ช่วงเวลา ประเภทรายงาน ตำแหน่งหัวรายงาน แสดงข้อมูลเพิ่มเติม และช่องทางรับรายงาน
จากนั้นทำการคลิกปุ่ม “พิมพ์รายงาน”

ตัวอย่าง เอกสารใบเสนอราคา

ตัวอย่าง รายงานใบเสนอราคา แบบแสดงข้อมูลพื้นฐาน

ตัวอย่าง รายงานรายงานใบเสนอราคา แบบแสดงรายละเอียด

2. การเลือกวิธีรับรายงาน
สามารถเลือกได้ 2 วิธี
2.1. พิมพ์รายงานใบเสนอราคา โดยการดาวน์โหลด
คลิกปุ่ม “ดาวน์โหลด” เพื่อ พิมพ์รายงานใบเสนอราคา
จากนั้นคลิกปุ่ม “พิมพ์รายงาน”

รายงานจะไปแสดงที่กระดิ่ง สามารถกดเพื่อดาวน์โหลดลงในคอมพิวเตอร์ได้

2.2. พิมพ์รายงานใบเสนอราคา โดยการส่งรายงานไปอีเมล
หลังจากกดปุ่มพิมพ์รายงานครั้งแรกไปแล้ว สามารถกดติ๊กเลือก “ส่งรายงานไปยังอีเมล“
และกรอกข้อมูลอีเมลที่ต้องการจะส่งรายงาน Excel แล้วกดปุ่ม “พิมพ์รายงาน” จากนั้นรายงานจะถูกส่งไปที่อีเมลของผู้รับ

– จบขั้นตอนการพิมพ์รายงานใบเสนอราคา –
คำถามที่พบบ่อย
พิมพ์รายงานออกมาเป็นไฟล์ PDF ได้ไหม