การเปิด/ปิด การใช้งาน Old PEAK
ผู้ใช้งานที่เคยมีการใช้งาน Old PEAK และต้อง การเปิด/ปิด การใช้งาน Old PEAK สามารถตั้งค่าด้วยตนเองได้ดังนี้
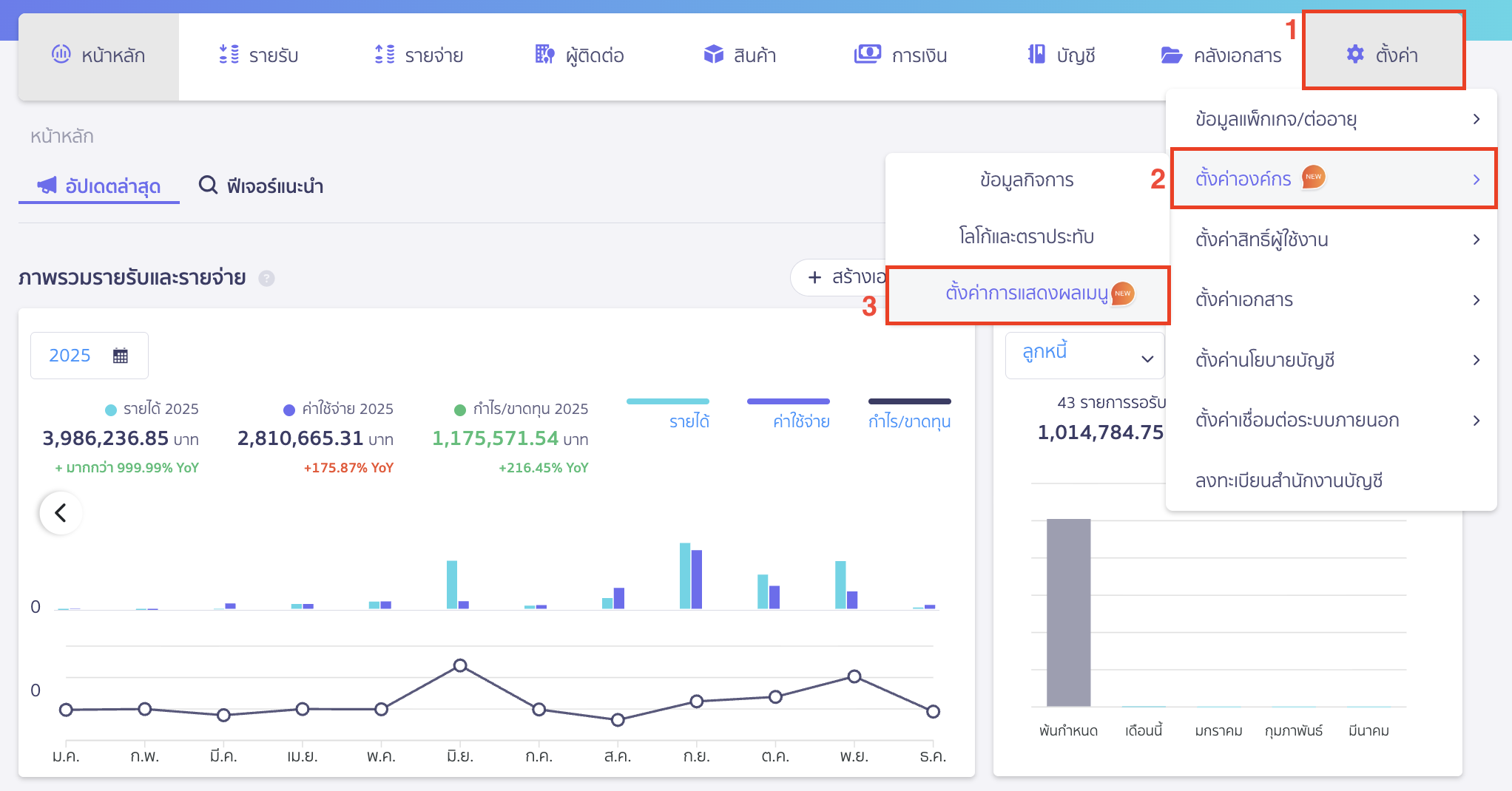
1. ไปที่เมนูตั้งค่า
ไปที่เมนูตั้งค่า > ตั้งค่าองค์กร > ตั้งค่าการแสดงผลเมนู

2. ขั้นตอนการเลือก การเปิด/ปิด การใช้งาน Old PEAK
2.1. กรณีต้องการเปิดการใช้งาน Old PEAK
เมื่อเข้ามาที่หน้าตั้งค่าการแสดงเมนู ให้ทำการกดเปิดการใช้งาน โดยกดจากปุ่มสีเทาให้เป็นปุ่มสีฟ้า

ระบบจะแสดง Pop-up ให้ยืนยันการเปิดแสดงผลเมนู Old PEAK > คลิกปุ่ม “ยืนยัน”

เมื่อยืนยันการเปิดใช้งานเรียบร้อยแล้ว ระบบจะแสดงข้อความแจ้งเตือน “เปิดใช้งาน Old PEAK สำเร็จ”

2.2. กรณีต้องการปิดการใช้งาน Old PEAK
เมื่อเข้ามาที่หน้าตั้งค่าการแสดงเมนู ให้ทำการกดปิดการใช้งาน โดยกดจากปุ่มสีฟ้าให้เป็นปุ่มสีเทา

ระบบจะแสดง Pop-up ให้ยืนยันปิดการแสดงผลเมนู Old PEAK > คลิกปุ่ม “ยืนยัน”

เมื่อยืนยันการปิดใช้งานเรียบร้อยแล้ว ระบบจะแสดงข้อความแจ้งเตือน “ปิดใช้งาน Old PEAK สำเร็จ”

หมายเหตุ หากผู้ใช้งานกดปิดใช้งาน Old PEAK จะไม่เห็นโลโก้ Old PEAK ในศูนย์รวมแอปพลิเคชัน ทำให้ไม่สามารถเข้าไปใช้งาน Old PEAK ได้ ซึ่งถ้าผู้ใช้งานต้องการเข้าไปใช้งาน Old PEAK อีกครั้ง จะต้องทำการเข้าไปกดเปิดใช้งานในเมนูตั้งค่า > ตั้งค่าองค์กร > ตั้งค่าการแสดงผลเมนู
ตัวอย่าง เมื่อเลือกปิดการใช้งาน Old PEAK จะไม่เห็นโลโก้ Old PEAK ในศูนย์รวมแอปพลิเคชัน

ตัวอย่าง เมื่อเลือกเปิดการใช้งาน Old PEAK โลโก้ Old PEAK จะแสดงในศูนย์รวมแอปพลิเคชัน

– จบขั้นตอนการเปิด/ปิด การใช้งาน Old PEAK –
คำถามที่พบบ่อย
ทำไมฉันถึงอัปเกรด/ต่ออายุแพ็กเกจไม่ได้ ?