แก้ไขใบรับเงินมัดจำ ใน PEAK
ในทางธุรกิจ การออกใบรับเงินมัดจำอาจเกิดข้อผิดพลาด หรือมีการเปลี่ยนแปลงในข้อตกลงกับลูกค้า ทำให้จำเป็นต้อง แก้ไขใบรับเงินมัดจำ ให้ถูกต้อง ก่อนที่จะนำไปใช้ตัดยอดหรือบันทึกบัญชี การแก้ไขใบรับเงินมัดจำที่ออกไปแล้วนั้นจะแบ่งออกเป็น 3 กรณี ตามสถานะของการชำระเงินและการนำไปตัดยอดเอกสาร ได้แก่
- กรณียังไม่ได้รับชำระเงิน และยังไม่ได้นำไปตัดกับเอกสาร
- กรณีรับชำระเงินแล้ว แต่ยังไม่ได้นำไปตัดกับเอกสาร
- กรณีรับชำระเงิน และนำไปตัดกับเอกสารเรียบร้อยแล้ว
ซึ่งในบทความนี้จะนำเสนอขั้นตอนการแก้ไขอย่างละเอียดสำหรับแต่ละกรณี ดังนี้
1. แก้ไขใบรับเงินมัดจำ กรณียังไม่ได้รับชำระเงิน และยังไม่ได้นำไปตัดกับเอกสาร
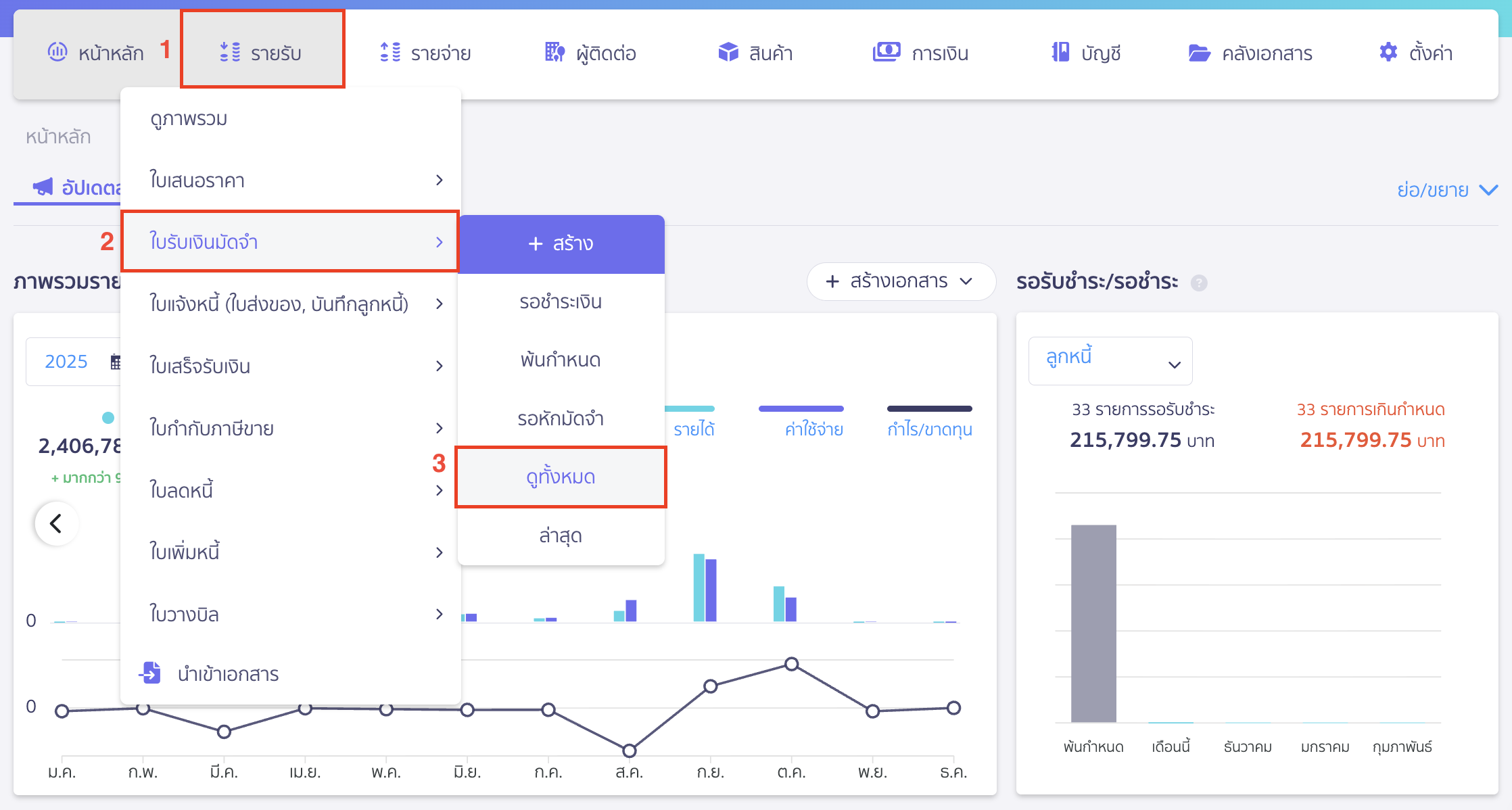
1.1. ไปที่เมนูรายรับ เพื่อเลือกเอกสารใบรับเงินมัดจำที่ต้องการแก้ไข
ไปที่เมนูรายรับ > ใบรับเงินมัดจำ > ดูทั้งหมด

เลือกเอกสารใบรับเงินมัดจำสถานะ “รอรับชำระ” ที่ต้องการแก้ไข

1.2. แก้ไขเอกสารใบรับเงินมัดจำ
คลิกปุ่ม “ตัวเลือก” > เลือก แก้ไข
เมื่อแก้ไขข้อมูลเรียบร้อยแล้ว สามารถคลิกปุ่ม “บันทึก” ได้เลย

2. แก้ไขใบรับเงินมัดจำ กรณีรับชำระเงินแล้ว แต่ยังไม่ได้นำไปตัดกับเอกสาร
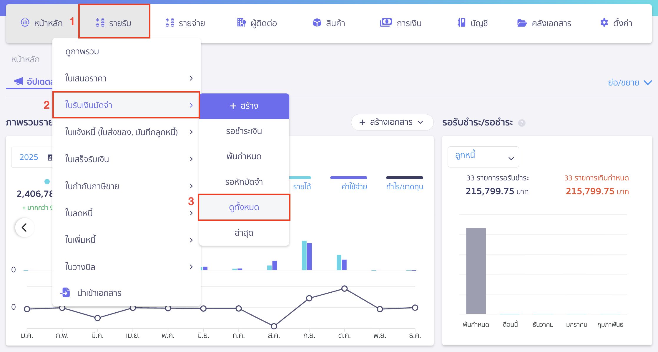
2.1. ไปที่เมนูรายรับ เพื่อเลือกเอกสารใบรับเงินมัดจำที่ต้องการแก้ไข
ไปที่เมนูรายรับ > ใบรับเงินมัดจำ > ดูทั้งหมด

เลือกเอกสารใบรับเงินมัดจำสถานะ “รอหักมัดจำ” ที่ต้องการแก้ไข

2.2. แก้ไขเอกสารใบรับเงินมัดจำ
กดเข้าแถบ ข้อมูลการชำระ > กดไอคอนจุด 3 จุด > เลือก ยกเลิก เพื่อยกเลิกการรับชำระเงิน

ระบบจะแสดง Pop-up ให้ยืนยันยกเลิกการชำระเงิน > คลิกปุ่ม “ยืนยัน”

เมื่อยกเลิกการรับชำระเงินเรียบร้อย ให้กลับมาที่แถบ ข้อมูลเอกสาร เหมือนเดิม
จากนั้นคลิกปุ่ม “ตัวเลือก” > เลือก แก้ไข
เมื่อแก้ไขข้อมูลเรียบร้อยแล้ว สามารถคลิกปุ่ม “บันทึก” ได้เลย

3. แก้ไขใบรับเงินมัดจำ กรณีรับชำระเงิน และนำไปตัดกับเอกสารเรียบร้อยแล้ว
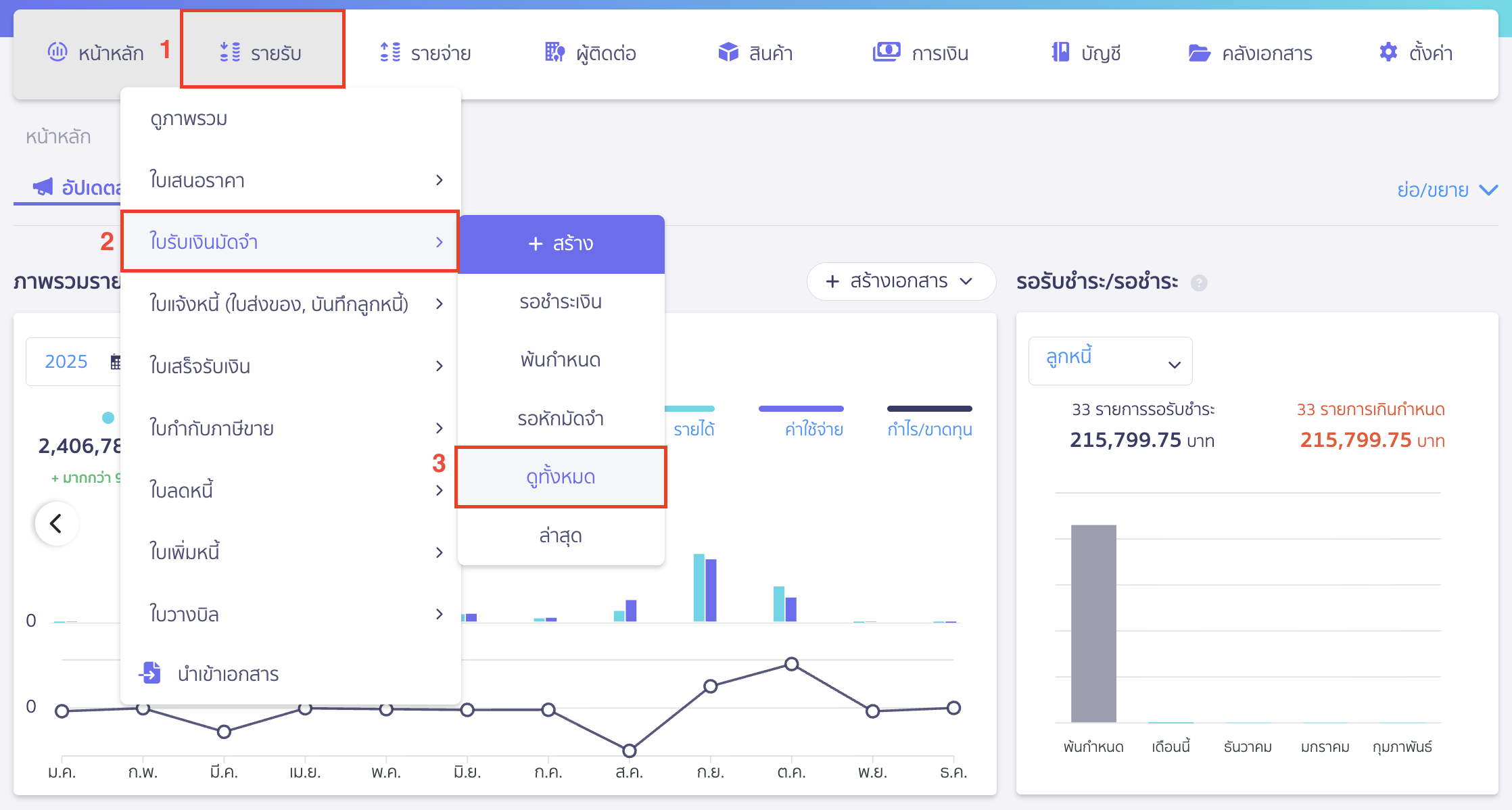
3.1. ไปที่เมนูรายรับ เพื่อเลือกเอกสารใบรับเงินมัดจำที่ต้องการแก้ไข
เข้าเมนูรายรับ > ใบรับเงินมัดจำ > ดูทั้งหมด

เลือกเอกสารใบรับเงินมัดจำที่ต้องการแก้ไข

3.2. ทำการแก้ไขเอกสารใบรับเงินมัดจำ ที่นำไปตัดกับเอกสาร
ทำได้ 2 กรณี ดังนี้
3.2.1. กรณีนำไปตัดชำระกับเอกสาร “ใบแจ้งหนี้”
กดเข้าแถบ “ข้อมูลการหักเงินมัดจำ” > กดเข้าเลขที่เอกสารใบแจ้งหนี้ที่นำเงินมัดจำไปหัก

ที่หน้าข้อมูลเอกสารของใบแจ้งหนี้ คลิกปุ่ม “ตัวเลือก” > เลือก แก้ไข

กด “แก้ไขเงินมัดจำ”

นำติ๊กถูกที่เอกสารใบรับเงินมัดจำออก > แล้วคลิกปุ่ม “ยืนยัน”
เรียบร้อยแล้ว สามารถคลิกปุ่ม “บันทึก” ได้เลย
หมายเหตุ
- หากใบแจ้งหนี้มีการรับชำระเงินแล้ว แต่ยังไม่ได้สร้างเอกสารใบเสร็จรับเงิน ให้ทำการยกเลิกการรับชำระเงินที่แถบ “ข้อมูลการชำระ” ก่อน
- หากใบแจ้งหนี้มีการรับชำระเงิน และสร้างเอกสารใบเสร็จรับเงินแล้ว ให้ทำการยกเลิกใบเสร็จรับเงินก่อน จากนั้นให้ทำการยกเลิกการรับชำระเงินอีกครั้ง
จากนั้น ทำการยกเลิกข้อมูลการรับชำระเงินมัดจำ
โดยกลับมาที่เอกสารใบรับเงินมัดจำที่ต้องการแก้ไขอีกครั้ง
กดเข้าแถบ “ข้อมูลการชำระ” > กดจุด 3 จุด > ยกเลิก เพื่อเป็นการยกเลิกการรับชำระเงิน

เมื่อยกเลิกการรับชำระเงินเรียบร้อย ให้กลับมาที่แถบ ข้อมูลเอกสาร เหมือนเดิม
จากนั้นกดปุ่ม “ตัวเลือก” > เลือก แก้ไข
เมื่อแก้ไขข้อมูลเรียบร้อยแล้ว สามารถคลิกปุ่ม “บันทึก” ได้เลย

3.2.2. กรณีนำไปตัดชำระกับเอกสาร “ใบเสร็จรับเงิน”
กดเข้าแถบ “ข้อมูลการหักเงินมัดจำ” > กดเข้าเลขที่เอกสารใบเสร็จรับเงินที่นำเงินมัดจำไปหัก

เมื่อเข้ามาในเอกสารใบเสร็จรับเงินแล้ว
คลิกปุ่ม “ตัวเลือก” > เลือก ยกเลิกเอกสาร
จากนั้นคลิกปุ่ม “ยืนยัน” เพื่อยืนยันการยกเลิกเอกสารใบเสร็จรับเงิน

ระบบจะให้ยืนยันการยกเลิก ให้คลิกปุ่ม “ยืนยัน”

จากนั้น ทำการยกเลิกข้อมูลการรับชำระเงินมัดจำ
โดยกลับมาที่เอกสารใบรับเงินมัดจำที่ต้องการแก้ไขอีกครั้ง
กดเข้าแถบ ข้อมูลการชำระ > กดไอคอนจุด 3 จุด > เลือก ยกเลิก เพื่อเป็นการยกเลิกการรับชำระเงิน

เมื่อยกเลิกการรับชำระเงินเรียบร้อย ให้กลับมาที่แถบ ข้อมูลเอกสาร เหมือนเดิม
จากนั้นคลิกปุ่ม “ตัวเลือก” > เลือก แก้ไข
เมื่อแก้ไขข้อมูลเรียบร้อยแล้ว สามารถคลิกปุ่ม “บันทึก” ได้เลย

– จบขั้นตอนการแก้ไขใบรับเงินมัดจำ-