สร้างใบเสร็จรับเงินจากการนำเข้าไฟล์ แพลตฟอร์มภายนอก ใน PEAK
การขายดีจะไม่เป็นอุปสรรคในการทำบัญชีอีกต่อไป PEAK พัฒนาระบบการนำเข้าข้อมูลจากระบบ e-Commerce ชั้นนำทั้ง Lazada, Shopee, TikTok Shop, FoodStory และ ZWIZ ให้สามารถนำเข้าจากไฟล์ที่ออกมาโดยตรงจากแพลตฟอร์มและให้ผู้ใช้งานได้รีวิวความถูกต้อง หรือเพิ่ม/ลด รายละเอียดก่อนบันทึก สร้างใบเสร็จรับเงินจากการนำเข้าไฟล์ แพลตฟอร์มภายนอก
เหมาะกับใคร
- นักบัญชีที่ทำบัญชีให้กับผู้ประกอบการที่ขายของออนไลน์ผ่าน Lazada / Shopee / TikTok Shop / FoodStory และ ZWIZ
- ผู้ประกอบการ ที่ขายของผ่าน Lazada / Shopee / TikTok Shop / FoodStory และ ZWIZ และต้องการออกใบเสร็จรับเงินให้กับลูกค้าที่สั่งสินค้า
1. สร้างใบเสร็จรับเงินจากการนำเข้าไฟล์ แพลตฟอร์มภายนอก ขั้นตอนการนำเข้าไฟล์
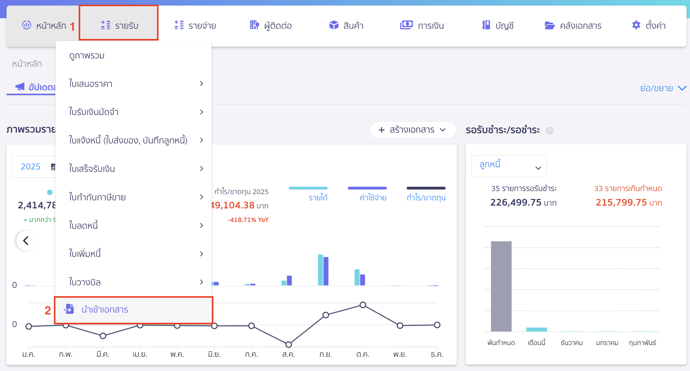
ไปที่เมนูรายรับ > นำเข้าเอกสาร

คลิก Drop-down ที่ปุ่ม “นำเข้าเอกสาร” > เลือก รูปแบบจากแพลตฟอร์มอื่นๆ

จากนั้นทำการเลือกแพลตฟอร์มภายนอก ที่ต้องการสร้างใบเสร็จรับเงินโดยการนำเข้าไฟล์ได้เลย

2. วิธีการนำเข้าไฟล์แต่ละแพลตฟอร์มเพื่อสร้างใบเสร็จรับเงินใน PEAK
สามารถนำเข้าไฟล์แต่ละแพลตฟอร์มได้ดังนี้
- คู่มือการสร้างใบเสร็จรับเงินจากไฟล์ Lazada คลิกที่นี่
- คู่มือการสร้างใบเสร็จรับเงินจากไฟล์ Shopee คลิกที่นี่
- คู่มือการสร้างใบเสร็จรับเงินจากไฟล์ TikTok Shop คลิกที่นี่
- คู่มือการสร้างใบเสร็จรับเงินจากไฟล์ FoodStory คลิกที่นี่
- คู่มือการสร้างใบเสร็จรับเงินจากไฟล์ ZWIZ คลิกที่นี่
– จบขั้นตอนการสร้างใบเสร็จรับเงินจากการนำเข้าไฟล์ แพลตฟอร์มภายนอก –