คำถามที่พบบ่อย (FAQ)
*คลิกปุ่ม ▶ เพื่อดูคำตอบของ คำถามที่พบบ่อย
คำถามยอดฮิต
PEAK แตกต่างจากโปรแกรมบัญชีอื่นอย่างไร
1. เป็นโปรแกรมบัญชีออนไลน์
สามารถเข้าถึงข้อมูลจากทุกที่และทุกเวลาโดยไม่ต้องกังวลการจ้างพนักงาน IT เพื่อดูแลเครื่อง server มีการ Back up ข้อมูลทุก ๆ 5 นาที
2. ฟังก์ชั่นครบจบตั้งแต่ออกเอกสารถึงปิดงบ
ระบบจะบันทึกข้อมูลบัญชีโดยอัตโนมัติเมื่อคุณสร้างเอกสารธุรกิจ และแสดงข้อมูลเกี่ยวกับสต็อก รายได้ ค่าใช้จ่าย กำไร ขาดทุน และงบการเงินแบบ Real Time นอกจากนี้ยังมีฟังก์ชั่นอื่น ๆ ที่ช่วยประหยัดเวลาของคุณอีกมากมาย
3.การบริการสนับสนุนและการอบรม
มีเจ้าหน้าที่นักบัญชีที่เชี่ยวชาญให้บริการการตอบคำถามทุกวันไม่เว้นวันหยุดนักขัตฤกษ์และมีสัมมนาสอนการใช้งานฟรีทุกเดือน หรือสัมมนาเกี่ยวกับเรื่องอื่นๆ เช่น บัญชีภาษี การเชื่อมต่อร้านค้าออนไลน์ เป็นต้น
หากคุณสนใจโปรแกรมบัญชีออนไลน์ PEAK คลิกเพื่อทดลองใช้งานฟรี 30 วัน หรือ คลิกดูโปรโมชั่นของ PEAK ได้หรือโทร 1485 กด 1 เพื่อพูดคุยกับทีมงานของ PEAK เพิ่มเติม
ซื้อโปรแกรมบัญชีแบบออฟไลน์กับแบบออนไลน์อันไหนดีกว่ากัน
การเลือกซื้อโปรแกรมแบบออฟไลน์หรือแบบออนไลน์ขึ้นอยู่กับความต้องการและวัตถุประสงค์ สามารถพิจารณาได้ดังนี้

ในช่วงวิกฤตโควิด-19 เพื่อลดความเสี่ยงในการแพร่กระจายหรือการติดเชื้อหลายบริษัทหันมาปรับตัวและสนใจโปรแกรมบัญชีออนไลน์มากขึ้น รายละเอียด PEAK Highlight Feature
ฟีเจอร์สำหรับ เจ้าของธุรกิจ นักบัญชี และพันธมิตรซอฟแวร์
หากคุณสนใจโปรแกรมบัญชีออนไลน์ PEAK คลิกเพื่อทดลองใช้งานฟรี 30 วัน หรือ คลิกดูโปรโมชั่นของ PEAK ได้หรือโทร 1485 กด 1 เพื่อพูดคุยกับทีมงานของ PEAK เพิ่มเติม
ทำไมค่าบริการแพง PEAK กว่าโปรแกรมอื่น
คำว่าถูกหรือแพงไม่มีอยู่จริงหากสิ่งที่คุณซื้อมอบประโยชน์ให้คุณมากกว่ามูลค่าที่จ่ายเงินไป
เราเน้น 3 เป้าหมายหลักดังนี้
1.ด้านกลุ่มลูกค้าหรือผู้รับบริการ
PEAK เน้นการบริการกับธุรกิจ SMEs ในช่วงระยะกำลังเติบโต เราออกแบบให้ “ผู้ดูแลระบบ”, “นักบัญชี” และ “เจ้าของธุรกิจ” สามารถใช้งานร่วมกันและสามารถนำข้อมูลต่าง ๆ ในระบบไปต่อยอดได้ เช่น การจัดทำเอกสารส่งกรมสรรพากรได้อย่างถูกต้อง เอกสารมีความน่าเชื่อถือ การทำงบการเงินเพื่อนำข้อมูลที่ได้ไปขอเงินลงทุนเพิ่ม เป็นต้น
2.ด้านผลิตภัณฑ์
เวลาคือต้นทุนที่สำคัญที่สุดของผู้ใช้งานทุกท่าน เรามีการพัฒนาระบบทุก 2 สัปดาห์โดยไม่เสียค่าใช้จ่ายเพิ่ม และเรามั่นใจว่าด้วยฟีเจอร์ที่ทำงานอัตโนมัติของ PEAK จะสามารถลดเวลาในการทำงานให้ผู้ใช้งานทุกท่านได้ในทุกขั้นตอนจนเกินมูลค่าของค่าบริการของเราไปหลายเท่า
ตัวอย่างเช่น (หากเราลองคิดว่า 1 นาที ของทุกคนมีมูลค่า 1 บาท) การกรอกชื่อที่อยู่ผู้ติดต่อใหม่ให้อัตโนมัติ จะช่วยให้คุณประหยัดเวลาไปได้ถึง 3 นาที ต่อเอกสาร 1 ใบ การนำบันทึกรายการบัญชีได้ทีละหลายพันรายการภายในไม่กี่นาที และการบันทึกบัญชีอัตโนมัติ จะช่วยให้คุณประหยัดเวลาของพนักงานที่ต้องมาคีย์เอกสารไปได้หลายวัน การมี dashboard แบบ real-time ในมิติต่างๆ ลดเวลาการนำข้อมูลมาจัดทำรายงานไปได้หลายวันต่อ 1 เดือน
รายละเอียด PEAK Highlight Feature
ฟีเจอร์สำหรับ เจ้าของธุรกิจ นักบัญชี และพันธมิตรซอฟแวร์
3.ด้านการบริการ
เรามีเจ้าหน้าที่นักบัญชีที่เชี่ยวชาญให้บริการการตอบคำถามทุกวันไม่เว้นวันหยุดนักขัตฤกษ์และมีสัมมนาสอนการใช้งานฟรีทุกเดือน หรือสัมมนาเกี่ยวกับเรื่องอื่นๆ เช่น บัญชีภาษี การเชื่อมต่อร้านค้าออนไลน์ เป็นต้น
หากคุณสนใจโปรแกรมบัญชีออนไลน์ PEAK คลิกเพื่อทดลองใช้งานฟรี 30 วัน หรือ คลิกดูโปรโมชั่นของ PEAK ได้หรือโทร 1485 กด 1 เพื่อพูดคุยกับทีมงานของ PEAK
PEAK รับรองโดยกรมสรรพากรหรือไม่
เข้าใจเลยสิ่งที่กังวล คือกังวลเรื่องความน่าเชื่อถือของโปรแกรม ว่าจะสามารถใช้นำส่งงบการเงินตามกฎหมายได้หรือไม่ จะมีปัญหาในภายหลังหรือไม่
ทาง PEAK ขอตอบว่าสามารถทำได้แน่นอนด้วยเหตุผลตามด้านล่าง
- เรากำลังอยู่ในระหว่างการดำเนินการขอมาตรฐานตัวใหม่ของสรรพากรที่กำลังจะออกเกี่ยวกับการรับรองโปรแกรมดิจิตอล ซึ่งเราปรึกษาสรรพากรแล้วว่าใช้ได้เหมือนกัน
2. ในเรื่องความน่าเชื่อถือให้เพิ่มการอ้างอิงถึงมาตรฐานสภา DBD กรมสรรพากร และ link อื่นๆ ตามด้านบน
ซึ่งผู้ใช้งานออกเอกสารใช้ CPD, CPA นำส่งได้ตามปกติ (เหมือนเดิม)
- กรมสรรพากร list PEAK อยู่ในโปรแกรมแนะนำของกรมสรรพากร คลิกที่นี่
- DBD
- PEAK เข้าร่วมเป็น provider ในโครงการ Total Solutions 4 SMEs ที่ DBD แนะนำผู้ประกอบการ SMEs มาใช้ PEAK คลิกที่นี่
- DBD ยอมรับการนําส่งงบการเงินผ่านระบบ DBD e-Filing โดยผ่าน XBRL in Excel ของ PEAK หน้า 12 บรรทัดล่างสุด คลิกที่นี่
กรมส่งเสริมอุตสาหกรรม กระทรวงอุตสาหกรรม แนะนำธุรกิจใช้ PEAK คลิกที่นี่
หน้า Dashboard PEAK คืออะไร มีประโยชน์ต่อกิจการของฉันอย่างไร
Dashboard PEAK คือ หน้าระบบที่แสดงข้อมูลแบบสรุปเพื่อให้ผู้บริหารหรือผู้ประกอบการดูความเคลื่อนไหวหรือการเติบโตของกิจการแบบง่ายๆ ในรูปแบบกราฟต่างๆ ในหน้าเดียว
Dashboard PEAK มีทั้งหมด 5 ที่ดังนี้
Dashboard หน้าการเงิน
Dashboard หน้าหลัก
Dashboard หน้ารายรับ
Dashboard หน้ารายจ่าย
Dashboard หน้าผู้ติดต่อ
หากคุณต้องการรายละเอียดเกี่ยวกับหน้า Dashboard เพิ่มเติมสามารถคลิกดูได้ที่นี่

ฉันต้องการย้ายข้อมูลจากโปรแกรมบัญชีเดิมมาโปรแกรม PEAK ทำอย่างไร
การเตรียมและย้ายข้อมูลจากโปรแกรมบัญชีเดิมมาที่โปรแกรม PEAK ง่ายๆ ด้วยตัวช่วยดังนี้
- เตรียมและย้ายข้อมูลด้วยตัวของคุณเองคลิกอ่านคู่มือการย้ายข้อมูลจากโปรแกรมเดิมมาที่ PEAK
- ต้องการให้นักบัญชีช่วยย้ายข้อมูลให้ (มีค่าใช้จ่าย)
กรอก ฟอร์มสนใจให้พาร์เนอร์ของ PEAK ช่วยย้ายข้อมูลให้ เข้ามาได้เลย จากนั้นจะมีเจ้าหน้าที่ PEAK ติดต่อกลับไปเพื่อคุยรายละเอียดเพิ่มเติม
ฉันเป็นบุคคลธรรมดาไม่จด VAT ใช้ PEAK ได้หรือไม่
สามารถใช้ PEAK ได้
แม้ว่าคุณไม่ได้จดรายการภาษีมูลค่าเพิ่ม (VAT) แต่คุณยังสามารถใช้ PEAK ฟังก์ชั่นอื่น ๆ อย่างมีประโยชน์และมีประสิทธิภาพ เช่น
- สร้างความน่าเชื่อถือโดยการออกเอกสารธุรกิจ เช่น ใบเสนอราคา ใบเสร็จรับเงิน
- มีรายงานแสดงรายละเอียดลูกหนี้และเจ้าหนี้เพื่อช่วยในการติดตามทวงถาม
- รับรู้รายการการเคลื่อนไหวของสต๊อกแบบ Real Time เพื่อช่วยในการจัดการสต็อก
- รับรู้กำไรหรือขาดทุนของธุรกิจหรือร้านค้าแบบ Real Time ช่วยในการเข้าถึงแหล่งเงินทุน
และยังมีฟังก์ชั่นอื่น ๆ อีกมากมาย คลิกดูรายละเอียด PEAK Highlight Feature ได้ที่นี่
หากคุณสนใจโปรแกรมบัญชีออนไลน์ PEAK คลิกเพื่อทดลองใช้งานฟรี 30 วัน หรือ คลิกดูโปรโมชั่นของ PEAK ได้หรือโทร 1485 กด 1 เพื่อพูดคุยกับทีมงานของ PEAK เพิ่มเติม
โปรแกรม PEAK เหมาะกับธุรกิจประเภทใด
PEAKเหมาะกับ
1.ธุรกิจซื้อมาขายไป
- ธุรกิจซื้อมาขายไปแบบทั่วไป
- ธุรกิจซื้อมาขายไปผ่านทางสื่ออินเตอร์เน็ต (E-commerce)
2. ธุรกิจบริการ
3. ธุรกิจสำนักงานบัญชี
4. ธุรกิจที่เชื่อมต่อ API
API คืออะไรคลิกอ่านเพิ่มที่นี่
รายละเอียด PEAK Highlight Feature
หากคุณสนใจโปรแกรมบัญชีออนไลน์ PEAK คลิกเพื่อทดลองใช้งานฟรี 30 วัน หรือ คลิกดูโปรโมชั่นของ PEAK ได้หรือโทร 1485 กด 1 เพื่อพูดคุยกับทีมงานของ PEAK เพิ่มเติม
ระบบรองรับธุรกิจสายผลิตไหม ?
ปัจจุบันระบบรองรับการใช้งานสำหรับธุรกิจ ซื้อมา-ขายไป และ ธุรกิจบริการ เป็นหลัก ส่วนการรองรับสำหรับ ธุรกิจสายการผลิต นั้น เรามีแผนที่จะพัฒนาและเพิ่มเข้าไปในแพ็กเกจ Premium ในอนาคต
แต่หากคุณต้องการนำระบบไปใช้กับธุรกิจสายการผลิตในตอนนี้ คุณสามารถประยุกต์ใช้งานได้ตาม คู่มือการประยุกต์ใช้งานสำหรับธุรกิจสายการผลิต ที่เราจัดเตรียมไว้ให้เพื่อประกอบการตัดสินใจอีกครั้ง🙏
หากธุรกิจไม่ได้เหมาะกับโปรแกรม PEAK ยังสามารถใช้ได้หรือไม่
สามารถใช้ได้ แต่เพื่อการจัดการที่สมบูรณ์แบบ แนะนำให้ใช้ PEAK ร่วมกับโปรแกรมพาร์ทเนอร์ โปรแกรมอื่น ๆ ที่เฉพาะสำหรับประเภทธุรกิจนั้น ๆ เช่นโปรแกรม WMS (Warehouse management system), POS (Point-of sales) และเชื่อมต่อข้อมูลกับ PEAK ด้วย API หรือ import รายการเพื่อจัดทำงบการเงินและดูผลประกอบการ งบการเงินใน PEAK
มีเจ้าหน้าที่มี Demo หรือแนะนำโปรแกรมให้ก่อนใช้งานหรือไม่
หากคุณเริ่มเข้ามาใช้ PEAK แล้วไม่รู้จะเริ่มตรงไหนก่อน เรามีบริการ Demo ให้กับลูกค้า 15 นาทีก่อนเริ่มใช้งานเพื่อให้มองเห็นภาพรวมของโปรแกรมมากขึ้น สามารถ นัดคุยกับเจ้าหน้าที่ PEAK ที่นี่ ได้เลยหรือโทร 1485 กด 1 เพื่อพูดคุยกับทีมงานของ PEAK เพิ่มเติม
PEAK มี Application หรือไม่
PEAK มีการเชื่อมต่อระบบ POS หรือไม่
PEAK ยังไม่ได้เชื่อมต่อกับ POS โดยตรง แต่คุณสามารถบันทึกรายการของ POS ได้ผ่านช่องทางดังนี้
1.บันทึกรายการของ POS อัตโนมัติผ่าน API (API คืออะไรคลิกดูได้ที่นี่)
1.1 เชื่อมต่อผ่าน ZORT (Partner PEAK) (ZORT คือโปรแกรมอะไรคลิกดูได้ที่นี่)
คุณสามารถเชื่อมต่อระบบ POS ของคุณกับ PEAK ผ่าน ZORT ได้ โดย ZORT จะส่งข้อมูลรายการของวันนั้นๆ มาเป็นใบเสร็จรับเงิน/ใบกำกับภาษีจำนวน 1 ใบ/วัน
1.2 เชื่อมต่อ API โดยการเขียนโค๊ดเอง
ในกรณีที่กิจการมีโปรแกรมเมอร์และต้องการปรับแต่งการเชื่อมต่อ API เอง สามารถกรอกฟอร์มสนใจเชื่อมต่อ API ได้ที่นี่
2. บันทึกรายการโดยการนำเข้าเอกสารหรือการ Import ข้อมูล
กรณี POS สามารถ Export ข้อมูลออกมาเป็นไฟล์ Excel ได้ สามารถจัดเรียงข้อมูลที่มีอยู่ใส่ในฟอร์มของ PEAK และนำเข้าไฟล์เพื่อบันทึกบัญชีอัตโนมัติ คลิกที่นี่เพื่ออ่านคู่มือการนำเข้าใบเสร็จรับเงินแบบละเอียด
ฉันลบเอกสารในถังขยะได้ไหม
เอกสารที่อยู่ในถังขยะของเมนูเอกสารต่าง ๆ ณ ปัจจุบัน ยังไม่สามารถลบได้ เนื่องจากระบบถูกออกแบบมาเพื่อตรวจสอบที่มาที่ไปของข้อมูลย้อนหลังได้ ซึ่งเอกสารที่อยู่ในถังขยะจะไม่มีผลกับรายงานและงบการเงิน
ยอดยกมาคืออะไร
ข้อมูลรายการคงเหลือต่าง ๆ ที่ย้ายจากโปรแกรมบัญชีเก่ามาโปรแกรมบัญชีออนไลน์ PEAK เช่น ยอดคงเหลือของสินค้า ธนาคาร ยอดค้างรับค้างจ่าย เป็นต้น
หากคุณเริ่มต้นไม่ถูกว่าจะบันทึกยอดยกมาอย่างไรสามารถดูคู่มือได้ที่นี่
หากคุณสนใจโปรแกรมบัญชีออนไลน์ PEAK คลิกเพื่อทดลองใช้งานฟรี 30 วัน หรือ คลิกดูโปรโมชั่นของ PEAK ได้หรือโทร 1485 กด 1 เพื่อพูดคุยกับทีมงานของ PEAK เพิ่มเติม
รับรองการบันทึกสินค้าคงเหลือ/คำนวนต้นทุนขายกี่วิธี
PEAK สามารถคำนวนต้นทุนสินค้าได้ 2 วิธีคือ
ฉันต้องการอัปเกรดแพ็กเกจ PEAK ทำอย่างไร
นื่องจากระบบจะมีระยะเวลาทดลองใช้ให้ 30 วัน เมื่อคุณสมัครและสร้างกิจการ ในระบบจะแสดงข้อมูลเป็นแพ็กเกจ Trial (เทียบเท่าแพ็กเกจ Pro PLUS) เพื่อการใช้งานต่อเนื่องคุณสามารถอัพเกรดแพ็กเกจได้ตั้งแต่ยังไม่หมดทดลองการใช้งาน(ระบบจะนับวันต่อจากวันที่ Trial หมดอายุ) การอัปเกรดมี 2 วิธีดังนี้
- ชำระเงินค่าแพ็กเกจแบบรายครั้ง
- ชำระเงินค่าแพ็กเกจผ่านบัตรเครดิตอัตโนมัติ
โดยสามารถดูวิธีการอัปเกรดทั้ง 2 วิธีได้ที่ คู่มืออัปเกรด ต่ออายุ การจ่ายชำระเงินค่าแพ็กเกจ
สามารถดูความแตกต่างและรายละเอียดแต่ละแพ็กเกจคลิกอ่านเพิ่มที่นี่ หรือ คลิกเพื่อทดลองใช้งานฟรี 30 วัน หรือ โทร 1485 กด 1 เพื่อพูดคุยกับทีมงานของ PEAK เพิ่มเติม
ฉันใช้ PEAK แล้วจำเป็นต้องจ้างสำนักงานบัญชีหรือไม่
ตามพระราชบัญญัติการบัญชี พ.ศ.2543 กิจการประเภทนิติบุคคล เช่น ห้างหุ้นส่วนสามัญนิติบุคคล ห้างหุ้นส่วนจำกัดและบริษัทจำกัด มีหน้าที่ต้องจัดทำงบการเงิน ซึ่งงบการเงินต้องได้รับการจัดทำโดยผู้ทำบัญชี (CPD) และตรวจสอบและแสดงความเห็นโดยผู้สอบบัญชี (CPA)
หากคุณมีนักบัญชีภายในสามารถขึ้นทะเบียนเป็นผู้ทำบัญชีให้กับบริษัทได้(CPD) ก็ไม่จำเป็นต้องจ้างสำนักงานบัญชี แต่สิ้นปียังคงต้องหาผู้สอบ(CPA)เพื่อรับรองงบการเงิน
อ่านเพิ่มเติมเกี่ยวกับหน้าที่ของผู้สอบบัญชีและนักบัญชีได้ที่นี่
ฉันไม่เก่งบัญชีสามารถใช้ PEAK ได้หรือไม่
สามารถใช้งาน PEAK ได้อย่างแน่นอน เนื่องจากผู้ใช้งาน PEAK ส่วนใหญ่เป็นผู้ที่ไม่ได้มีความรู้ด้านบัญชี หรือภาษีโดยตรง ซึ่งโปรแกรม PEAK ถูกออกแบบมาเพื่อให้ง่ายสำหรับผู้ใช้งานทุกพื้นฐาน และเรามีตัวช่วยสนับสนุนเพื่อให้ผู้ใช้งานมีความรู้ความเข้าใจโปรแกรมมากขึ้นดังนี้
- เข้าคลาสสัมมนาฟรีไม่มีค่าใช้จ่าย
- อ่านคู่มือการใช้งานออนไลน์
- ดูคลิปวีดีโอการใช้งานโปรแกรม
- ทีมซัพพอร์ตที่คอยช่วยเหลือผู้ใช้งานทุกวันรวมถึงวันหยุดเสาร์-อาทิตย์และวันหยุดนักขัตฤกษ์
- หรือหากคุณเคยสมัครเข้าใช้งานและสร้างกิจการแล้วสามารถดูตัวช่วยอื่น ๆ ได้บนหน้าระบบ

คลิกดูรายละเอียด PEAK Highlight Feature ได้ที่นี่
หากคุณสนใจโปรแกรมบัญชีออนไลน์ PEAK คลิกเพื่อทดลองใช้งานฟรี 30 วัน หรือ คลิกดูโปรโมชั่นของ PEAK ได้หรือโทร 1485 กด 1 เพื่อพูดคุยกับทีมงานของ PEAK เพิ่มเติม
ถ้าฉันซื้อแพ็กเกจแล้วจะมีเจ้าหน้าที่สอนใช้งาน หรือวางระบบให้หรือไม่
เรามีเจ้าหน้าที่ซัพพอร์ตคอยแนะนำการใช้งานอยู่ตลอด และยังมีการจัดสัมมนาสอนการใช้งานในด้านต่างๆ ทั้งช่องทาง Online และ Onsite ฟรี ไม่มีค่าใช้จ่ายนอกจากนี้เรายังมีตัวช่วยสนับสนุนอื่นเพื่อให้ผู้ใช้งานมีความรู้ความเข้าใจโปรแกรมมากขึ้นดังนี้
หรือหากคุณเคยสมัครเข้าใช้งานและสร้างกิจการแล้วสามารถดูตัวช่วยอื่นๆ ได้บนหน้าระบบ

หากคุณสนใจโปรแกรมบัญชีออนไลน์ PEAK สามารถ คลิกดูโปรโมชั่นของ PEAK ได้ที่นี่ หรือ คลิกเพื่อทดลองใช้งานฟรี 30 วัน หรือ โทร 1485 กด 1 เพื่อพูดคุยกับทีมงานของ PEAK เพิ่มเติม
โปรแกรมมีความเสถียรมากแค่ไหน
ระบบ PEAK การันตี Up Time >99.98% หรือใน 1 ปีเข้าถึงไม่ได้รวมกันไม่เกิน 2 ช.ม. (Up Time >99.98%) หากต้องการตรวจสอบสถานะการทำงานของระบบสามารถเช็คได้ที่นี่


ทดลองใช้ฟรี สามารถเปลี่ยนสกุลเงินได้ไหม
ระบบสกุลเงินต่างประเทศใน PEAK สามารถใช้งานได้ทุกแพ็กเกจไม่ว่าจะเป็นในช่วงทดลองใช้ หรือ แพ็กเกจที่เป็น Free
คุณผู้ใช้งานสามารถเปลี่ยนสกุลเงินได้โดย :
- เลือกสกุลเงินที่ต้องการ เช่น USD, JPY, EUR เมื่อสร้างเอกสาร
- หากไม่เห็นช่อง “ราคานี้เป็นค่าเงิน” ให้ไปที่ “ตั้งค่าการแสดงผล” > เปิดการแสดงผล “สกุลเงิน” > คลิก “บันทึก”
ระบบจะดึงอัตราแลกเปลี่ยนจากธนาคารแห่งประเทศไทยอัตโนมัติ และคุณผู้ใช้งานสามารถแก้ไขอัตราแลกเปลี่ยนได้เองหากต้องการได้
แพ็กเกจและราคา
วิธีการอัปเกรด/อายุแพ็กเกจทำได้กี่แบบ
ทำได้ 3 รูปแบบ
- การแสกนคิวอาร์โค้ด (Scan QR Code)
- โอนเงิน (นำหลักฐานชำระเงินแบบโอนเข้าบัญชีธนาคารของ PEAK มาแนบการกดอัปเกรดการใช้งาน)
- ชำระเงินผ่านบัตรเครดิต/เดบิต
หรือสามารถดูคู่มือการอัปเกรด/ต่ออายุแพ็กเกจได้ที่นี่
PEAK เป็นโปรแกรมที่ซื้อขาดครั้งเดียวหรือไม่
การซื้อหรือการต่ออายุโปรแแกรมเป็นแบบรายเดือน และรายปี
เนื่องจาก PEAK เป็นธุรกิจ SaaS (Software as a Service) ให้บริการผ่านระบบคลาวด์พร้อมการ backup ข้อมูลอัตโนมัติ ซึ่งมีค่าใช้จ่ายการใช้ server รายเดือนเป็นต้นทุนของการให้บริการ (ต่างกับโปรแกรมออฟไลน์ซึ่งผู้ใช้งานต้องดูแลในส่วนของ backup และ server เอง) ทำให้แพ็กเก็จของ PEAK ไม่มีแบบซื้อขาด
นอกจากนี้การที่ PEAK ไม่มีแพ็คเกจแบบซื้อขาด ยังเป็นการทำให้ผู้ใช้งานมั่นใจได้ว่า PEAK ต้องรักษามาตรฐานในการพัฒนาโปรแกรมให้ทันสมัย และใช้งานได้ดีอยู่ตลอดเวลา เพื่อให้ผู้ใช้งานมีความมั่นใจในการต่ออายุ
หากคุณสนใจโปรแกรมบัญชีออนไลน์ PEAK สามารถ คลิกดูโปรโมชั่นของ PEAK ได้ที่นี่ หรือ คลิกเพื่อทดลองใช้งานฟรี 30 วัน หรือ โทร 1485 กด 1 เพื่อพูดคุยกับ Sales ของ PEAK เพิ่มเติม
ฉันจะติดตามใบเสร็จรับเงิน/ใบกำกับภาษีค่าแพ็กเกจได้อย่างไร
ณ ปัจจุบัน PEAK ส่งใบเสร็จรับเงิน/ใบกำกับภาษีแบบอิเล็กทรอนิกส์หรือเรียกกันว่า e-Tax Invoice ดังนั้นคุณสามารถตรวจสอบเอกสารดังกล่าวจากอีเมลที่ทำการกดอัปเกรด/ต่ออายุแพ็กเกจได้ แต่หากไม่พบข้อมูลยังมีอีก 1 ช่องทางคือการดาวน์โหลดเอกสารเองบนหน้าระบบ คลิกดูวิธีการดาวน์โหลดใบเสร็จค่าโปรแกรมPEAKด้วยตนเองได้ที่นี่
หรือหากต้องการติดต่อทีมการเงินของ PEAK สามารถโทรที่เบอร์ 1485 กด 4
ฉันใช้หลายกิจการต้องจ่ายค่าแพ็กเกจยังไง
การชำระเงินค่าแพ็กเกจของ PEAK จะเป็นการจ่าย 1 กิจการต่อ 1 แพ็กเกจ หากมี 3 กิจการจะต้องจ่าย 3 แพ็กเกจ
หากผู้ใช้งานมีหลายสาขาแต่ใช้เลขนิติบุคคลเดียวกัน คุณสามารถใช้ PEAK 1 แพ็กเกจสำหรับทั้งนิติบุคคล หรือ 1 แพ็กเกจต่อ 1 สาขาก็ได้ ขึ้นอยู่กับการวางระบบภายในของกิจการ แต่ใน 1 กิจการของ PEAK จะออกงบทดลองและงบการเงินได้เป็นแบบรวมข้อมูลทั้งหมดของ 1 กิจการ (หากท่านต้องการทราบกำไรขาดทุนตามสาขาสามารถใช้ฟีเจอร์ PEAK Board เพิ่มเติมได้ ที่นี่ )
สามารถ คลิกดูโปรโมชั่นของ PEAK ได้ที่นี่ หรือ คลิกเพื่อทดลองใช้งานฟรี 30 วัน หรือ
โทร 1485 กด 1 เพื่อพูดคุยกับทีม Sales ของ PEAK เพิ่มเติม
ฉันส่งหนังสือหัก ณ ที่จ่าย(WHT)ได้ช่องทางไหน
สามารถทำได้ 2 วิธี
- แนบที่หน้าระบบเมนูการชำระเงิน วิธีการแนบหนังสือหัก ณ ที่จ่าย
- ส่งเข้าอีเมล [email protected]
ฉันต้องการที่อยู่ในการออกเอกสารหัก ณ ที่จ่ายของ PEAK คือที่ไหน
บริษัท พี ยู ยู เอ็น อินเทลลิเจนท์ จำกัด (สำนักงานใหญ่)
เลขที่ 145/161 ซอยคู้บอน 27 แยก 7 ถนนคู้บอน
แขวงท่าแร้ง เขตบางเขน กรุงเทพมหานคร 10220
เลขประจำตัวผู้เสียภาษี: 0105557083391
ฉันต้องการที่อยู่ในการจัดส่งเอกสารหัก ณ ที่จ่ายของ PEAK
บริษัท พี ยู ยู เอ็น อินเทลลิเจนท์ จำกัด (สำนักงานใหญ่)
อาคาร ฟอร์จูน ทาวน์ (ซีพี ทาวเวอร์2) ชั้น 14 เลขที่ 1 ถนนรัชดาภิเษก แขวงดินแดง เขตดินแดงกรุงเทพมหานคร 10400 เบอร์ติดต่อ: 095-3705341
ฉันลืมหัก ณ ที่จ่ายค่าบริการ PEAK ทำอย่างไร
สามารถกรอก ฟอร์มขอเงินคืนถูกหัก ณ ที่จ่ายเพื่อนำส่งหัก ณ ที่จ่าย ตามยอดที่ถูกต้องหรือติดต่อกับฝ่ายการเงินของ PEAK โทร 1485 กด 4
จ่ายค่าบริการของ PEAK ฉันต้องหัก ณ ที่จ่าย 3% หรือ 2%
หากกิจการของคุณเป็นบริษัทหรือนิติบุคคลและใช้ PEAK ทุกๆ เดือนรวมแล้วยอดเกิน 1,000 บาทสามารถหัก ณ ที่จ่ายได้เลย โดยกำหนด % ในการหัก ดังนี้
- หัก ณ ที่จ่าย 3% สำหรับกิจการยังไม่ได้ลงทะเบียน e-Withholding TAX
- หัก ณ ที่จ่าย 2% สำหรับกิจการที่ลงทะเบียน e-Withholding TAX
- บุคคลธรรมดา ไม่ต้องหัก ณ ที่จ่าย
หรือสามารถศึกษาข้อมูลเพิ่มเติมได้ที่นี่
หัก ณ ที่จ่าย(WHT)คืออะไร ใครมีหน้าที่หัก
เมื่อฉันกดอัปเกรด/ต่ออายุแพ็กเกจเพื่อซื้อโปรแกรมแล้ว ระบบนับวันใช้งานใน PEAK อย่างไร
การนับวันใช้งานจะมีการนับทั้งหมด 2 กรณี
กรณีที่ 1 แพ็กเกจที่แสดงบนระบบ เป็น Trial (ช่วงทดลองใช้งาน)
สำหรับกิจการที่อยู่ในช่วงทดลองใช้งาน 30 วัน จำนวนวันทดลองใช้งานยังไม่หมด ระบบจะเริ่มนับวันอัปเกรดต่ออายุวันแรกหลังจากที่แพ็กเกจ Trial หมดอายุ
ตัวอย่างหลังการกดอัปเกรด/ต่ออายุแพ็กเกจ
กรณีที่ 2 แพ็กเกจที่แสดงบนระบบ เป็น Free
สำหรับกิจการที่จำนวนวันของแพ็กเกจ Basic, Pro , Pro plus หรือ Trial หมดอายุลงแล้ว ระบบจะปรับลงมาเป็นแพ็กเกจ Free แบบอัตโนมัติทุกครั้ง และเมื่อคุณได้ซื้อแพ็กเกจและทำการกดอัปเกรด/ต่ออายุแพ็กเกจ ระบบจะเริ่มนับวันใช้งานที่คุณกดอัปเกรด/ต่ออายุแพ็กเกจเป็นวันแรก
หากคุณสนใจโปรแกรมบัญชีออนไลน์ PEAK สามารถ คลิกดูโปรโมชั่นของ PEAK ได้ที่นี่ หรือ คลิกเพื่อทดลองใช้งานฟรี 30 วัน หรือ โทร 1485 กด 1 เพื่อพูดคุยกับทีมงานของ PEAK เพิ่มเติม
ฉันต้องการเปลี่ยนแพ็กเกจเดิมทำอย่างไร
การเปลี่ยนแพ็กเกจแบ่งเป็น 2 กรณีดังนี้
กรณีที่ 1 ต้องการอัปเกรดที่ใช้งานอยู่ปัจจุบันให้เป็นแพ็กเกจที่สูงขึ้น
เช่น ปัจจุบันใช้แพ็กเกจ Basic แต่ต้องการเปลี่ยนไปใช้แพ็กเกจ Pro Plus
- กรณีแพ็กเกจเดิมยังไม่หมดอายุ(Basic)สามารถกดอัปเกรดแพ็กเกจที่ต้องการได้เลย(Pro Plus)ไม่ต้องจ่ายส่วนต่างเพิ่มเพราะระบบจะลดจำนวนวันใช้งานคงเหลือลงแบบอัตโนมัติโดยใช้สูตรการคำนวณแบบเทียบบัญญัติไตรยางค์ตามจำนวนวันที่คงเหลือ
กรณีที่ 2 ต้องการอัปเกรดที่ใช้งานอยู่ปัจจุบันให้เป็นแพ็กเกจที่ลดลง
เช่น ปัจจุบันใช้แพ็กเกจ Pro Plus แต่ต้องการเปลี่ยนไปใช้แพ็กเกจ Basic
สามารถทำได้โดยการรอให้แพ็กเกจเดิมหมดอายุก่อน (Pro Plus) จากนั้นทำการกดอัปเกรด/ต่ออายุแพ็กเกจเข้ามาใหม่ (Basic)
ต้องการเปลี่ยนมาใช้แพ็กเกจที่ต่ำลงกว่าที่ใช้อยู่ทำยังไง (Downgrade)
หากคุณต้องการเปลี่ยนแพ็กเกจที่ใช้อยู่ปัจจุบันให้เป็นแพ็กเกจที่ต่ำลง เช่นปัจจุบันใช้แพ็กเกจ Pro Plus แต่ต้องการไปใช้แพ็กเกจ Basic แต่การใช้งานของ Pro Plus ยังไม่หมดอายุ ในกรณีเช่นนี้จะไม่สามารถไปใช้แพ็กเกจ Basic ซึ่งเป็นแพ็กเกจที่ต่ำกว่าได้ ต้องรอให้แพ็กเกจที่ใช้งานอยู่ในปัจจุบันหมดอายุก่อนค่ะจึงจะสามารถกดอัปเกรดแพ็กเกจ Basic ได้
การเก็บรักษาข้อมูลและความปลอดภัย
ถ้าฉันมีการกรอกข้อมูลลงไปในกิจการที่ทดลองใช้ฟรี 30 วัน หลังจากหมดการทดลองใช้ฟรีข้อมูลที่เคยกรอกไว้จะหายไหม ?
ถ้าฉันมีการกรอกข้อมูข้อมูลที่เคยกรอกตอนทดลองการใช้งานจะคงอยู่ (นอกจากว่าไม่ได้ Log In การใช้งาน 10 นับจากครั้งล่าสุดที่คุณเข้าสู่ระบบ(Log in))และยังสามารถนำกิจการที่ทดลองไปทำการอัปเกรด/ต่ออายุแพ็กเกจได้เลยลลงไปในกิจการที่ทดลองใช้ฟรี 30 วัน หลังจากหมดการทดลองใช้ฟรีข้อมูลที่เคยกรอกไว้จะหายไหม ?
PEAK เก็บข้อมูลไว้กี่ปี ?
ตามเงื่อนไขการใช้งานในปัจจุบันระบบจะเก็บข้อมูลไว้ 10 ปี นับจากครั้งล่าสุดที่คุณเข้าสู่ระบบ(Log in) แต่หากคุณเข้ามาใช้งานโปรแกรมอยู่เรื่อย ๆ ข้อมูลจะไม่หายไปแน่นอน
นอกจากนี้ระบบสำรองข้อมูล(Back up)อัตโนมัติทุกๆ 10 นาทีเพื่อให้มั่นใจว่าข้อมูลจะไม่สูญหายและยังมีการสำรองข้อมูลแบบ Real-time ทำให้คุณไม่ต้องเสียเวลามานั่ง Backup ข้อมูลเอง
แต่อย่างไรก็ดีเราอยากให้ผู้ใช้งานเข้าใจว่า การใช้งานเทคโนโลยีมีความเสี่ยงเสมอไม่ว่าจะน้อยเพียงใดเราจึงแนะนำให้คุณทำการ backup ข้อมูลไว้ในรูปแบบของไฟล์ที่ export จากระบบ ไฟล์ PDF และอื่นๆ ตามมาตรการที่แนะนำทั่วไปของการรักษาความปลอดภัยเกี่ยวกับระบบสารสนเทศน์เก็บข้อมูลไว้กี่ปี ?
คนอื่นสร้างกิจการซ้ำกับกิจการของฉันได้ไหม ?
โปรแกรม PEAK มีฟังก์ชั่นการยืนยันตัวตน การยืนยันตัวตน ช่วยป้องกันการสร้างชื่อกิจการเดียวกันโดยไม่ได้รับอนุญาตและรักษาความปลอดภัยในการออกเอกสารเพื่อป้องกันการแอบอ้างชื่อจากบุคคลที่ไม่มีสิทธิ คุณสามารถอ่าน วิธีการยืนยันตัวตนเพิ่มเติมได้ที่นี่ และเรียนรู้เพิ่มเติมว่า ทำไมต้องยืนยันตัวตน
1 Account สามารถ log in ได้กี่เครื่องหรือกี่อุปกรณ์ และกี่กิจการ ?
1 Account คือ 1 อีเมล
- 1 อีเมลเข้าใช้งานได้หลายเครื่องหรือหลายอุปกรณ์ อย่างไรก็ตาม หากมีผู้ใช้งานหลายคน แนะนำให้ใช้ฟังก์ชัน การเพิ่มผู้ใช้งานในกิจการ (โดยใช้อีเมลของแต่ละบุคคล) เพื่อให้ระบบสามารถบันทึกประวัติการใช้งานของแต่ละผู้ใช้งานแยกจากกัน เพื่อความปลอดภัยและตรวจสอบย้อนหลังได้(จำนวนของผู้ใช้งานขึ้นอยู่กับแพ็กเกจ)
- 1 อีเมลสามารถสร้างกี่กิจการก็ได้ (1 กิจการต่อ 1 แพ็กเกจ)
ฉันลืมรหัสผ่านและต้องการเปลี่ยนรหัสผ่านเข้าใช้งานโปรแกรม PEAK ทำอย่างไร ?
หากคุณลืมรหัสผ่านหรือต้องการเปลี่ยนรหัสผ่านในการเข้าใช้งานโปรแกรม สามารถกดปุ่มลืมรหัสผ่านที่หน้า log in ของโปรแกรมได้เลย ระบบจะส่งข้อความไปทางอีเมลของคุณเพื่อให้ตั้งรหัสผ่านใหม่อีกครั้ง
หากไม่สามารถทำรายการได้ด้วยตนเองไม่ต้องกังวลใจไปคุณสามารถติดต่อเราที่เบอร์ 1485 กด1 ได้เลย
ฉันต้องการเชิญเพื่อนเข้ามาใช้ PEAK ในกิจการเดียวกันทำอย่างไร ?
ถ้าคุณใช้ PEAK แล้วต้องการเชิญเพื่อนแผนกเดียวกัน ต่างแผนกหรือผู้บริหารเข้ามาใช้โปรแกรมด้วยกันสามารถกดเชิญผู้ใช้งานและตั้งค่าสิทธิการใช้งานได้ที่เมนูตั้งค่า > ตั้งค่าผู้ใช้งาน จากนั้นเชิญอีเมลที่ต้องการเข้ามาร่วมใช้งานได้เลย
วิธีการเพิ่มผู้ใช้งานคลิกที่นี่เพื่ออ่านเพิ่มเติม
หากคุณเข้าไปที่หน้าตั้งค่าผู้ใช้งานแล้วไม่พบเมนูนี้ เป็นไปได้ว่าคุณไม่ได้รับสิทธิในการจัดการผู้ใช้งานในกิจการ แนะนำให้ติดต่อกับผู้ดูแลระบบสูงสุดหรือคนที่มีสิทธิจัดการผู้ใช้งานในกิจการเพื่อกดเชิญอีเมลเพื่อนร่วมงานแทนได้เลย
เมื่อถูกเชิญเข้ากิจการ ฉันต้องการตอบรับการเข้าใช้งาน PEAK จะทำอย่างไร ?
ระบบจะส่งข้อความไปทางอีเมลเพื่อยืนยันการเข้าร่วม แต่ถ้าหากตรวจสอบอีเมลแล้วไม่พบข้อความใน inbox ให้ทำการตรวจสอบข้อความที่ Junkmail อีกครั้ง
วิธีการตอบรับการเข้าใช้งาน PEAK แบบละเอียดคลิกอ่านเพิ่มได้ที่นี่
หากเชิญเพื่อนเข้ามาใช้แล้วต้องการปรับสิทธิการใช้งานทีหลังทำได้หรือไม่ ?
สามารถทำได้ โดยเข้าไปแก้ไขสิทธิใหม่ที่เมนูหน้าตั้งค่า > ตั้งค่าผู้ใช้งาน > เลือกชื่อผู้ใช้งาน > จากนั้นกดแก้ไขสิทธิใหม่ตามที่ต้องการได้เลย
เมื่อปรับสิทธิเรียบร้อยแล้ว ให้ผู้ใช้งานคนที่ถูกปรับสิทธิใหม่กดรีเฟรช หรือ Log out แล้ว Log in เข้าโปรแกรมใหม่อีกครั้ง
ฉันต้องการล็อกข้อมูลในโปรแกรมทำอย่างไร ?
หากคุณคีย์ข้อมูลเอกสารรวมไปจนถึงการปิดงบการเงินประจำปีไว้ในโปรแกรม และต้องการล็อกข้อมูลที่ทำไว้ไม่ให้เพื่อนมาแก้ไขข้อมูลได้ สามารถเข้าไปล็อกข้อมูลการใช้งานได้ 2 แบบคือ
- ล็อคข้อมูลรายเอกสาร เหมาะกับกิจการที่ยังไม่ปิดงบแต่ต้องการล็อกแค่เอกสารบางใบ
- ล็อคข้อมูลทั้งหมด เหมาะกับกิจการที่ปิดงบและนำข้อมูลส่งให้กับหน่วยงานราชการ เช่น กรมพัฒนาธุรกิจการค้าหรือกรมสรรพากรแล้ว
ถ้าหากคุณเข้าไปที่หน้าตั้งค่าผู้ใช้งานแล้วไม่พบเมนูนี้ เป็นไปได้ว่าคุณไม่ได้รับสิทธิในการเข้าถึงหน้าล็อกข้อมูลการใช้งานแนะนำให้ติดต่อกับคนที่ได้สิทธิเป็นผู้ดูแลระบบของกิจการเพื่อเข้ามาล็อกเอกสารและข้อมูลที่ต้องการได้เลย
ถ้าระบบขัดข้องหรือทำงานช้าทำจะทำการติดตามหรือตรวจสอบสถานะได้อย่างไร ?
Status Page คือ หน้าแสดงรายการการทำงานของโปรแกรมแบบภาพรวม การตรวจสอบข้อมูล Status Page
คำอธิบายเพิ่มเติม
แถบสีแดง แถบสีเขียวอ่อน แสดงรายการผิดปกติของโปรแกรม โดยสามารถกดดูรายละเอียดของรายการผิดปกติของโปรแกรม
แถบสีเขียว แสดงการทำงานของโปรแกรมได้ปกติ

แถบสีแดง แถบสีเขียวอ่อน แสดงรายการผิดปกติของโปรแกรม โดยสามารถกดดูรายละเอียดของรายการผิดปกติของโปรแกรม

เข้าใช้งานพร้อมกันหลายอีเมลหรือสามารถเข้าใช้งานพร้อมกันในกิจการได้หรือไม่ ?
กรณีเป็นผู้ใช้งานคนละอีเมล สามารถสร้างเอกสารพร้อมกันได้ แต่หาก 1 อีเมล แต่เข้าใช้งาน 2 ท่าน จะไม่แนะนำให้ทำเอกสารในช่วงเวลาเดียวกันเพื่อป้องกันการบันทึกข้อมูลทับซ้อนกัน
ผู้เชี่ยวชาญของ PEAK
เบอร์โทรติดต่อ Customer Support PEAK
เบอร์ 1485 กด 2
เวลาทำการ/เวลา Customer Support
PEAK ให้บริการปรึกษาสอบถามปัญหาเกี่ยวกับการใช้งานโปรแกรม
- วันเสาร์ – วันอาทิตย์ (วันหยุดนักขัตฤกษ์) เวลา 09.00 – 18.00 น.
- วันจันทร์ – วันศุกร์ เวลา 08.00 – 22.00 น.
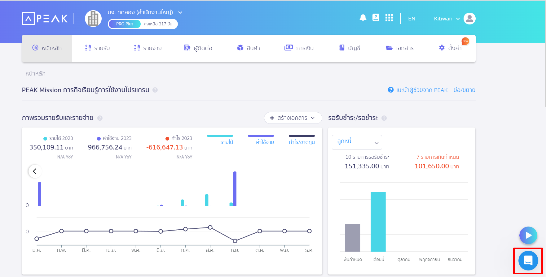
ช่องทางการติดต่อแชทกับ Support PEAK ?
สามารถติดต่อได้ 2 ช่องทาง
- แชทหน้าโปรแกรมจะอยู่มุมล่างขวา สามารถแจ้งเรื่องที่อยากสอบถามหรือส่งรูปภาพรายละเอียดมาช่องทางแชทคุยกับเจ้าหน้าที่ Support

2.Line : @Peakaccount
หากเป็นผู้ใช้งานที่มีการสร้างกิจการใน PEAK อยู่แล้ว ทีมงานแนะนำให้สอบถามมาทางแชทหน้าโปรแกรมจะได้รับคำตอบที่รวดเร็วมากกว่า เนื่องจากเจ้าหน้าที่จะสามารถทำการเช็คข้อมูลอีเมล และกิจการของผู้ใช้งานได้อย่างรวดเร็ว